Copyright © 2018, Oracle and/or its affiliates. All rights reserved. |
Oracle Management Cloud
– APM
Patrik Plachý
Principal Sales Consultant
CEE Solution Engineering
February, 2019
Copyright © 2018, Oracle and/or its affiliates. All rights reserved. |
Safe Harbor Statement
The following is intended to outline our general product direction. It is intended for
information purposes only, and may not be incorporated into any contract. It is not a
commitment to deliver any material, code, or functionality, and should not be relied upon
in making purchasing decisions. The development, release, timing, and pricing of any
features or functionality described for Oracle’s products may change and remains at the
sole discretion of Oracle Corporation.
Copyright © 2018, Oracle and/or its affiliates. All rights reserved. |
Multiple Clouds
Integration Containers
Continuous Delivery Polyglot Languages
Micro-Services
On Premise
3
How do you manage an application in a loosely-coupled architecture?
Today’s Application and Infrastructure Topologies
Copyright © 2018, Oracle and/or its affiliates. All rights reserved. |
01100100 01100001 01110100 01100001 0110010001100001 01110100 0100 01100001 01100100 01100001
01110100 01100001 0110010001100001 01011 01110100 110000101100100 01100001 01110100
110000101100100 01100001 01110100 01100001 0110010001100001 01110100 110000101100100 0100111
01100001 01110100 110000101100100 01100001 01110100 01100001 011010 0110010001100001 01110100
4
IT Organizations are Drowning
01100100 01100001 01110100 01100001 0110010001100001 01110100 0100 01100001 01100100 01100001
01110100 01100001 0110010001100001 01011 01110100 110000101100100 01100001 01110100
110000101100100 01100001 01110100 01100001 0110010001100001 01110100 110000101100100 0100111
01100001 01110100 110000101100100 01100001 01110100 01100001 011010 0110010001100001 01110100
01100001 0110010001100001 01110100 01001 01100001 0110010001100001 01110100 01100001
0110010001100001 01001 01110100 01100001 0110010001100001 01110100 01100001 0100101001 001
0110010001100001 01110100 01100001 0110010001100001 01110100 010011 01100001 0110010001100001
01110100 01100001 01100100 01100001 01001 01110100 01100001 0110010001100001 01110100 01100001
01100100 0100 01100001 01110100 01100001 0110010001100001 01110100 01000100 0100 110000101100100
01100001 01110100 110000101100100 01100001 01110100 01100001 0110010001100001 01110100
110000101100100 01100001 010001 01110100 110000101100100 01100001 01110100 01100001 01000100 010011
0110010001100001 01110100 01100001 0110010001100001 01110100 01000 01110100 110000101100100
01100001 01110100 01100001 01000100 010011 0110010001100001 01110100 01100001 0110010001100001
01110100 010011
END USER
EXPERIENCE
APPLICATION
MIDDLE TIER
DATA TIER
VIRTUALIZATION
TIER
INFRASTRUCTURE
TIER
VM CONTAINER
Real Users
Synthetic Users
App metrics
Transactions
Server metrics
Diagnostics
Logs
Host metrics
VM metrics
Container metrics
CMDB
Tickets
Alerts
Too much data
No insight
VM CONTAINER
Too many tools
Copyright © 2018, Oracle and/or its affiliates. All rights reserved. | 5
Smarter insight.
Swifter action.
Smarter insight.
Swifter action.
Copyright © 2018, Oracle and/or its affiliates. All rights reserved. | 6
Our Vision
Complete, integrated suite of
systems management solutions
Designed for heterogeneous
applications and infrastructure
Rapid time to value
On Premise
Application
Performance
Monitoring
Log
Analytics IT
Analytics
Compliance
Orchestration
Brand-new services announced Open World 2016
Infrastructure
Monitoring
Security
Monitoring &
Analytics
Copyright © 2018, Oracle and/or its affiliates. All rights reserved. | 7
Application
Performance
Monitoring
Log
Analytics IT
Analytics
Compliance
Orchestration
Infrastructure
Monitoring
Security
Monitoring &
AnalyticsInfrastructure
Monitoring
Copyright © 2018, Oracle and/or its affiliates. All rights reserved. |
Proactively monitor
across all IT
infrastructure while
keeping costs low
Increase in:
- Complexity: On-premises and Cloud
- Dynamic: volume of infrastructure resources
- Diversity of technologies
Today’s Modern IT Infrastructure Brings Challenges to IT Staff
IT
Copyright © 2018, Oracle and/or its affiliates. All rights reserved. |
Challenges for Different IT Stakeholders
9
DevOps
9
• How do I get visibility into
health of the infrastructure that
is running my critical business
applications?
• Is my IT landscape available, performing
well?
• Can I consolidate different monitoring
tools into a single solution where I can see
all of my IT infrastructure together to do
better correlation and troubleshooting?
• Can the monitoring solution dynamically
keep up with changes in my IT
infrastructure?
• To support my continuous
development & deployment
process, how do I provide my
team access to infrastructure
health in order to troubleshoot
issues?
Line of
BusinessIT Head of Dev
Copyright © 2018, Oracle and/or its affiliates. All rights reserved. |
01100100 01100001 01110100 01100001 0110010001100001 01110100 0100 01100001
01100100 01100001 01110100 01100001 0110010001100001 01011 01110100
110000101100100 01100001 01110100 110000101100100 01100001 01110100 01100001
0110010001100001 01110100 110000101100100 0100111 01100001 01110100
110000101100100 01100001 01110100 01100001 011010 0110010001100001 01110100
01100001 0110010001100001 01110100 01001 01100001 0110010001100001 01110100
01100001 0110010001100001 01001 01110100 01100001 0110010001100001 01110100
01100001 0100101001 001 0110010001100001 01110100 01100001 0110010001100001
01110100 010011 01100001 0110010001100001 01110100 01100001 01100100 01100001
01001 01110100 01100001 0110010001100001 01110100 01100001 01100100 0100 01100001
01110100 01100001 0110010001100001 01110100 01000100 0100 110000101100100
01100001 01110100 110000101100100 01100001 01110100 01100001 0110010001100001
01110100 110000101100100 01100001 010001 01110100 110000101100100 01100001
01110100 01100001 01000100 010011 0110010001100001 01110100 01100001
0110010001100001 01110100 01000 01110100 110000101100100 01100001 01110100
01100001 01000100 010011 0110010001100001 01110100 01100001 0110010001100001
01110100 010011
Infrastructure Monitoring Cloud Service
10
Monitor Anything and Everything
END USER
EXPERIENCE
MIDDLE TIER
DATA TIER
VIRTUALIZATION
TIER
VM CONTAINER
INFRASTRUCTURE
TIER
VM CONTAINER
Unified Platform
Server metrics
Diagnostics
Host metrics
VM metrics
Container metrics
MONITOR ANY PLATFORM…
ON ANY INFRASTRUCTURE…
ACROSS ANY CLOUD…
OPEN APIs…
Copyright © 2018, Oracle and/or its affiliates. All rights reserved. |
Empowering IT Operations
Eliminates
performance
blind spots
Enables quick responses
to issues before they
impact users and
business processes
Provides agility in supporting
businesses in a continuous
application delivery cycle
11
Visibility into ALL IT infrastructure…
Copyright © 2018, Oracle and/or its affiliates. All rights reserved. |
Monitoring Everything
• Agent-based
monitoring
– Monitors status and
performance
– Auto-detect topology
– Availability alerts
auto-generated
• REST apis
– Monitor any resource
– Add custom metrics
– Add new entity types
12
Gateway
Oracle
Infrastructure Monitoring
Cloud Service
Monitored Infrastructure
REST apis
Administrator
Monitor via
REST apis
= Cloud agent
Copyright © 2018, Oracle and/or its affiliates. All rights reserved. |
Single Pane of Glass Monitoring
• Purpose-built Dashboards
– Designed for datacenter-wide
monitoring
• Assess Status and Performance
across all entities in a Tier
– Which entities are down?
– Which entities are under heavy
load?
– Correlate performance with load
• Is Apache Web Request Time high
because it has more web requests?
13
Copyright © 2018, Oracle and/or its affiliates. All rights reserved. |
Standardized Metrics Across Vendors
• For an entity type, metrics are
standardized across vendor
technologies
• Provides a common yardstick to
assess performance across
entities in a tier
14
Copyright © 2018, Oracle and/or its affiliates. All rights reserved. |
Auto-detection of Performance Anomalies
15
• Baselines automatically calculated to
determine normal behavior
– Baseline = expected range of values for a metric
based on its past performance
– Anomaly = metric value outside of range
• Anomalies visually shown in performance
charts
• Baseline engine automatically tracks and
adjusts for seasonality
– Daily seasonality: defines the expected range of
values for a metric within each hour of the day
– Weekly seasonality: defines the expected range
of values within each hour of each day
• E.g. Monday 9 am-10 am – load expected to be higher
than Friday 9 am – 10 am
Copyright © 2018, Oracle and/or its affiliates. All rights reserved. |
Broad-based Alert Rules Across Different Entity Types
• Alerts auto-generated for entities
that are down
– Just let us know who to notify
• Create Alert Rules at any level
– Specific: for this SQL Server database
– By vendor type: for all SQL Server
databases
– By tier: For all relational databases
– Broad: For any entity running on a host
(Hosted Target)
16
Copyright © 2018, Oracle and/or its affiliates. All rights reserved. |
Alert on any Metric
17
• Can specify multiple alert conditions in
a rule
• Choose metric, operator,
warning/critical thresholds, duration
before alert
• Recent metric history shown to aid in
determining threshold values
• Alert notifications
– Notifications sent only when alert initially
triggers, worsens in severity, is cleared
– Avoids spam for flapping alerts
Copyright © 2018, Oracle and/or its affiliates. All rights reserved. |
Rich Alerting Mechanisms
• Alerting based on Static
Thresholds
• Alerting based on Anomalies
– Alert when performance is
abnormal
• Early Warning Alerts
– Alert when the metric is trending
towards the specified value
– Proactive notification to enable
IT operators to head-off the issue
18
Copyright © 2018, Oracle and/or its affiliates. All rights reserved. |
Supported Entity Types- 1
Type Supported Vendors
Hosts / VMs Linux, Solaris, Windows, AIX, Docker Containers, Docker Swarm, Oracle VM Server
Databases Oracle DB, ASM, MySQL, SQL Server, MongoDB, Oracle NoSQL
Middleware WebLogic Server, Tomcat, Apache HTTP Server, Oracle HTTP Server, SOA Infrastructure, Oracle
Service Bus, Oracle Traffic Director, NGINX, Apache SOLR
Network /
Hardware
Arista Ethernet Switch, Cisco Nexus Switch, Brocade Fibre Channel Switch, Cisco Catalyst Switch,
Juniper Ethernet Switch, Juniper SRX Firewall, Oracle Virtual Networking, Oracle Infiniband
Switch, SPARC/Intel computers
Systems
Integration
Microsoft SCOM (Windows Server), VMWare vCenter
19
On-premises Infrastructure
Copyright © 2018, Oracle and/or its affiliates. All rights reserved. |
Supported Entity Types- 2
Cloud Vendor Cloud Service Monitored using cloud
agent
Monitored using REST apis
Oracle Cloud Oracle Cloud Compute yes yes
Database Cloud Service yes Roadmap
Java Cloud Service yes Roadmap
Amazon (AWS) EC2 yes yes
RDS (Oracle) yes yes
RDS (all other DB engines) no yes
Simple Storage Service (S3) no yes
Elastic Block Store (EBS) no yes
Redshift no yes
Elastic Load Balancer (ELB) no yes
20
Cloud Services
Copyright © 2018, Oracle and/or its affiliates. All rights reserved. |
Extensible Monitoring
• Monitor anything in your IT estate using REST apis
• Custom Metrics
– Define new metrics which integrate seamlessly into your dashboards and alert rules
• Custom Entities
– Extend monitoring to any resource in your datacenter
21
Copyright © 2018, Oracle and/or its affiliates. All rights reserved. |
For More Information
• Infrastructure Monitoring Cloud Service Datasheet
• Infrastructure Monitoring Service Master Note (MOS 2195015.1)
– Entity Types / Versions supported with the Cloud Agent
– Definition of Monitored Objects (license metric)
• Documentation
– Using Oracle Infrastructure Monitoring Cloud Service
– Reference for Oracle Infrastructure Monitoring Cloud Service Metrics
22
Copyright © 2018, Oracle and/or its affiliates. All rights reserved. | 23
Oracle Management Cloud - Demo
Complete Application Visibility:
Global Context
Copyright © 2018, Oracle and/or its affiliates. All rights reserved. |
Copyright © 2018, Oracle and/or its affiliates. All rights reserved. |
Copyright © 2018, Oracle and/or its affiliates. All rights reserved. |
Copyright © 2018, Oracle and/or its affiliates. All rights reserved. |
Copyright © 2018, Oracle and/or its affiliates. All rights reserved. |
Copyright © 2018, Oracle and/or its affiliates. All rights reserved. |
Copyright © 2018, Oracle and/or its affiliates. All rights reserved. |
Copyright © 2018, Oracle and/or its affiliates. All rights reserved. | 31
Oracle Management Cloud - Demo
Identify System Component Failure
Copyright © 2018, Oracle and/or its affiliates. All rights reserved. |
Copyright © 2018, Oracle and/or its affiliates. All rights reserved. |
Copyright © 2018, Oracle and/or its affiliates. All rights reserved. |
Down 2
Copyright © 2018, Oracle and/or its affiliates. All rights reserved. |
Copyright © 2018, Oracle and/or its affiliates. All rights reserved. |
Copyright © 2018, Oracle and/or its affiliates. All rights reserved. |
Copyright © 2018, Oracle and/or its affiliates. All rights reserved. | 38
Copyright © 2018, Oracle and/or its affiliates. All rights reserved. |
Copyright © 2018, Oracle and/or its affiliates. All rights reserved. |
Copyright © 2018, Oracle and/or its affiliates. All rights reserved. |
Copyright © 2018, Oracle and/or its affiliates. All rights reserved. |
Copyright © 2018, Oracle and/or its affiliates. All rights reserved. | 43
Oracle Management Cloud - Demo
Early Warning Alert: End User
Experience to Log
Copyright © 2018, Oracle and/or its affiliates. All rights reserved. |
Copyright © 2018, Oracle and/or its affiliates. All rights reserved. |
Copyright © 2018, Oracle and/or its affiliates. All rights reserved. |
Copyright © 2018, Oracle and/or its affiliates. All rights reserved. |
Copyright © 2018, Oracle and/or its affiliates. All rights reserved. |
Copyright © 2018, Oracle and/or its affiliates. All rights reserved. |
Copyright © 2018, Oracle and/or its affiliates. All rights reserved. |
Copyright © 2018, Oracle and/or its affiliates. All rights reserved. |
Copyright © 2018, Oracle and/or its affiliates. All rights reserved. |
Copyright © 2018, Oracle and/or its affiliates. All rights reserved. |
Copyright © 2018, Oracle and/or its affiliates. All rights reserved. |
Copyright © 2018, Oracle and/or its affiliates. All rights reserved. |
Copyright © 2018, Oracle and/or its affiliates. All rights reserved. |
Copyright © 2018, Oracle and/or its affiliates. All rights reserved. |
Copyright © 2018, Oracle and/or its affiliates. All rights reserved. |
Copyright © 2018, Oracle and/or its affiliates. All rights reserved. |
Copyright © 2018, Oracle and/or its affiliates. All rights reserved. |
Copyright © 2018, Oracle and/or its affiliates. All rights reserved. |
Copyright © 2018, Oracle and/or its affiliates. All rights reserved. |
Copyright © 2018, Oracle and/or its affiliates. All rights reserved. | 63
Oracle Management Cloud - Demo
Resource Analytics: Capacity
Planning
Copyright © 2018, Oracle and/or its affiliates. All rights reserved. |
Copyright © 2018, Oracle and/or its affiliates. All rights reserved. |
Copyright © 2018, Oracle and/or its affiliates. All rights reserved. |
Copyright © 2018, Oracle and/or its affiliates. All rights reserved. |
Copyright © 2018, Oracle and/or its affiliates. All rights reserved. |
Copyright © 2018, Oracle and/or its affiliates. All rights reserved. |
Copyright © 2018, Oracle and/or its affiliates. All rights reserved. |
Copyright © 2018, Oracle and/or its affiliates. All rights reserved. |
Oracle Cloud – Application Performance Monitoring

Oracle Cloud – Application Performance Monitoring

  • 1.
    Copyright © 2018,Oracle and/or its affiliates. All rights reserved. | Oracle Management Cloud – APM Patrik Plachý Principal Sales Consultant CEE Solution Engineering February, 2019
  • 2.
    Copyright © 2018,Oracle and/or its affiliates. All rights reserved. | Safe Harbor Statement The following is intended to outline our general product direction. It is intended for information purposes only, and may not be incorporated into any contract. It is not a commitment to deliver any material, code, or functionality, and should not be relied upon in making purchasing decisions. The development, release, timing, and pricing of any features or functionality described for Oracle’s products may change and remains at the sole discretion of Oracle Corporation.
  • 3.
    Copyright © 2018,Oracle and/or its affiliates. All rights reserved. | Multiple Clouds Integration Containers Continuous Delivery Polyglot Languages Micro-Services On Premise 3 How do you manage an application in a loosely-coupled architecture? Today’s Application and Infrastructure Topologies
  • 4.
    Copyright © 2018,Oracle and/or its affiliates. All rights reserved. | 01100100 01100001 01110100 01100001 0110010001100001 01110100 0100 01100001 01100100 01100001 01110100 01100001 0110010001100001 01011 01110100 110000101100100 01100001 01110100 110000101100100 01100001 01110100 01100001 0110010001100001 01110100 110000101100100 0100111 01100001 01110100 110000101100100 01100001 01110100 01100001 011010 0110010001100001 01110100 4 IT Organizations are Drowning 01100100 01100001 01110100 01100001 0110010001100001 01110100 0100 01100001 01100100 01100001 01110100 01100001 0110010001100001 01011 01110100 110000101100100 01100001 01110100 110000101100100 01100001 01110100 01100001 0110010001100001 01110100 110000101100100 0100111 01100001 01110100 110000101100100 01100001 01110100 01100001 011010 0110010001100001 01110100 01100001 0110010001100001 01110100 01001 01100001 0110010001100001 01110100 01100001 0110010001100001 01001 01110100 01100001 0110010001100001 01110100 01100001 0100101001 001 0110010001100001 01110100 01100001 0110010001100001 01110100 010011 01100001 0110010001100001 01110100 01100001 01100100 01100001 01001 01110100 01100001 0110010001100001 01110100 01100001 01100100 0100 01100001 01110100 01100001 0110010001100001 01110100 01000100 0100 110000101100100 01100001 01110100 110000101100100 01100001 01110100 01100001 0110010001100001 01110100 110000101100100 01100001 010001 01110100 110000101100100 01100001 01110100 01100001 01000100 010011 0110010001100001 01110100 01100001 0110010001100001 01110100 01000 01110100 110000101100100 01100001 01110100 01100001 01000100 010011 0110010001100001 01110100 01100001 0110010001100001 01110100 010011 END USER EXPERIENCE APPLICATION MIDDLE TIER DATA TIER VIRTUALIZATION TIER INFRASTRUCTURE TIER VM CONTAINER Real Users Synthetic Users App metrics Transactions Server metrics Diagnostics Logs Host metrics VM metrics Container metrics CMDB Tickets Alerts Too much data No insight VM CONTAINER Too many tools
  • 5.
    Copyright © 2018,Oracle and/or its affiliates. All rights reserved. | 5 Smarter insight. Swifter action. Smarter insight. Swifter action.
  • 6.
    Copyright © 2018,Oracle and/or its affiliates. All rights reserved. | 6 Our Vision Complete, integrated suite of systems management solutions Designed for heterogeneous applications and infrastructure Rapid time to value On Premise Application Performance Monitoring Log Analytics IT Analytics Compliance Orchestration Brand-new services announced Open World 2016 Infrastructure Monitoring Security Monitoring & Analytics
  • 7.
    Copyright © 2018,Oracle and/or its affiliates. All rights reserved. | 7 Application Performance Monitoring Log Analytics IT Analytics Compliance Orchestration Infrastructure Monitoring Security Monitoring & AnalyticsInfrastructure Monitoring
  • 8.
    Copyright © 2018,Oracle and/or its affiliates. All rights reserved. | Proactively monitor across all IT infrastructure while keeping costs low Increase in: - Complexity: On-premises and Cloud - Dynamic: volume of infrastructure resources - Diversity of technologies Today’s Modern IT Infrastructure Brings Challenges to IT Staff IT
  • 9.
    Copyright © 2018,Oracle and/or its affiliates. All rights reserved. | Challenges for Different IT Stakeholders 9 DevOps 9 • How do I get visibility into health of the infrastructure that is running my critical business applications? • Is my IT landscape available, performing well? • Can I consolidate different monitoring tools into a single solution where I can see all of my IT infrastructure together to do better correlation and troubleshooting? • Can the monitoring solution dynamically keep up with changes in my IT infrastructure? • To support my continuous development & deployment process, how do I provide my team access to infrastructure health in order to troubleshoot issues? Line of BusinessIT Head of Dev
  • 10.
    Copyright © 2018,Oracle and/or its affiliates. All rights reserved. | 01100100 01100001 01110100 01100001 0110010001100001 01110100 0100 01100001 01100100 01100001 01110100 01100001 0110010001100001 01011 01110100 110000101100100 01100001 01110100 110000101100100 01100001 01110100 01100001 0110010001100001 01110100 110000101100100 0100111 01100001 01110100 110000101100100 01100001 01110100 01100001 011010 0110010001100001 01110100 01100001 0110010001100001 01110100 01001 01100001 0110010001100001 01110100 01100001 0110010001100001 01001 01110100 01100001 0110010001100001 01110100 01100001 0100101001 001 0110010001100001 01110100 01100001 0110010001100001 01110100 010011 01100001 0110010001100001 01110100 01100001 01100100 01100001 01001 01110100 01100001 0110010001100001 01110100 01100001 01100100 0100 01100001 01110100 01100001 0110010001100001 01110100 01000100 0100 110000101100100 01100001 01110100 110000101100100 01100001 01110100 01100001 0110010001100001 01110100 110000101100100 01100001 010001 01110100 110000101100100 01100001 01110100 01100001 01000100 010011 0110010001100001 01110100 01100001 0110010001100001 01110100 01000 01110100 110000101100100 01100001 01110100 01100001 01000100 010011 0110010001100001 01110100 01100001 0110010001100001 01110100 010011 Infrastructure Monitoring Cloud Service 10 Monitor Anything and Everything END USER EXPERIENCE MIDDLE TIER DATA TIER VIRTUALIZATION TIER VM CONTAINER INFRASTRUCTURE TIER VM CONTAINER Unified Platform Server metrics Diagnostics Host metrics VM metrics Container metrics MONITOR ANY PLATFORM… ON ANY INFRASTRUCTURE… ACROSS ANY CLOUD… OPEN APIs…
  • 11.
    Copyright © 2018,Oracle and/or its affiliates. All rights reserved. | Empowering IT Operations Eliminates performance blind spots Enables quick responses to issues before they impact users and business processes Provides agility in supporting businesses in a continuous application delivery cycle 11 Visibility into ALL IT infrastructure…
  • 12.
    Copyright © 2018,Oracle and/or its affiliates. All rights reserved. | Monitoring Everything • Agent-based monitoring – Monitors status and performance – Auto-detect topology – Availability alerts auto-generated • REST apis – Monitor any resource – Add custom metrics – Add new entity types 12 Gateway Oracle Infrastructure Monitoring Cloud Service Monitored Infrastructure REST apis Administrator Monitor via REST apis = Cloud agent
  • 13.
    Copyright © 2018,Oracle and/or its affiliates. All rights reserved. | Single Pane of Glass Monitoring • Purpose-built Dashboards – Designed for datacenter-wide monitoring • Assess Status and Performance across all entities in a Tier – Which entities are down? – Which entities are under heavy load? – Correlate performance with load • Is Apache Web Request Time high because it has more web requests? 13
  • 14.
    Copyright © 2018,Oracle and/or its affiliates. All rights reserved. | Standardized Metrics Across Vendors • For an entity type, metrics are standardized across vendor technologies • Provides a common yardstick to assess performance across entities in a tier 14
  • 15.
    Copyright © 2018,Oracle and/or its affiliates. All rights reserved. | Auto-detection of Performance Anomalies 15 • Baselines automatically calculated to determine normal behavior – Baseline = expected range of values for a metric based on its past performance – Anomaly = metric value outside of range • Anomalies visually shown in performance charts • Baseline engine automatically tracks and adjusts for seasonality – Daily seasonality: defines the expected range of values for a metric within each hour of the day – Weekly seasonality: defines the expected range of values within each hour of each day • E.g. Monday 9 am-10 am – load expected to be higher than Friday 9 am – 10 am
  • 16.
    Copyright © 2018,Oracle and/or its affiliates. All rights reserved. | Broad-based Alert Rules Across Different Entity Types • Alerts auto-generated for entities that are down – Just let us know who to notify • Create Alert Rules at any level – Specific: for this SQL Server database – By vendor type: for all SQL Server databases – By tier: For all relational databases – Broad: For any entity running on a host (Hosted Target) 16
  • 17.
    Copyright © 2018,Oracle and/or its affiliates. All rights reserved. | Alert on any Metric 17 • Can specify multiple alert conditions in a rule • Choose metric, operator, warning/critical thresholds, duration before alert • Recent metric history shown to aid in determining threshold values • Alert notifications – Notifications sent only when alert initially triggers, worsens in severity, is cleared – Avoids spam for flapping alerts
  • 18.
    Copyright © 2018,Oracle and/or its affiliates. All rights reserved. | Rich Alerting Mechanisms • Alerting based on Static Thresholds • Alerting based on Anomalies – Alert when performance is abnormal • Early Warning Alerts – Alert when the metric is trending towards the specified value – Proactive notification to enable IT operators to head-off the issue 18
  • 19.
    Copyright © 2018,Oracle and/or its affiliates. All rights reserved. | Supported Entity Types- 1 Type Supported Vendors Hosts / VMs Linux, Solaris, Windows, AIX, Docker Containers, Docker Swarm, Oracle VM Server Databases Oracle DB, ASM, MySQL, SQL Server, MongoDB, Oracle NoSQL Middleware WebLogic Server, Tomcat, Apache HTTP Server, Oracle HTTP Server, SOA Infrastructure, Oracle Service Bus, Oracle Traffic Director, NGINX, Apache SOLR Network / Hardware Arista Ethernet Switch, Cisco Nexus Switch, Brocade Fibre Channel Switch, Cisco Catalyst Switch, Juniper Ethernet Switch, Juniper SRX Firewall, Oracle Virtual Networking, Oracle Infiniband Switch, SPARC/Intel computers Systems Integration Microsoft SCOM (Windows Server), VMWare vCenter 19 On-premises Infrastructure
  • 20.
    Copyright © 2018,Oracle and/or its affiliates. All rights reserved. | Supported Entity Types- 2 Cloud Vendor Cloud Service Monitored using cloud agent Monitored using REST apis Oracle Cloud Oracle Cloud Compute yes yes Database Cloud Service yes Roadmap Java Cloud Service yes Roadmap Amazon (AWS) EC2 yes yes RDS (Oracle) yes yes RDS (all other DB engines) no yes Simple Storage Service (S3) no yes Elastic Block Store (EBS) no yes Redshift no yes Elastic Load Balancer (ELB) no yes 20 Cloud Services
  • 21.
    Copyright © 2018,Oracle and/or its affiliates. All rights reserved. | Extensible Monitoring • Monitor anything in your IT estate using REST apis • Custom Metrics – Define new metrics which integrate seamlessly into your dashboards and alert rules • Custom Entities – Extend monitoring to any resource in your datacenter 21
  • 22.
    Copyright © 2018,Oracle and/or its affiliates. All rights reserved. | For More Information • Infrastructure Monitoring Cloud Service Datasheet • Infrastructure Monitoring Service Master Note (MOS 2195015.1) – Entity Types / Versions supported with the Cloud Agent – Definition of Monitored Objects (license metric) • Documentation – Using Oracle Infrastructure Monitoring Cloud Service – Reference for Oracle Infrastructure Monitoring Cloud Service Metrics 22
  • 23.
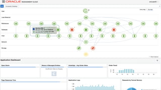
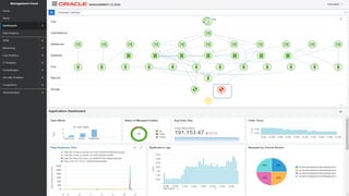
    Copyright © 2018,Oracle and/or its affiliates. All rights reserved. | 23 Oracle Management Cloud - Demo Complete Application Visibility: Global Context
  • 24.
    Copyright © 2018,Oracle and/or its affiliates. All rights reserved. |
  • 25.
    Copyright © 2018,Oracle and/or its affiliates. All rights reserved. |
  • 26.
    Copyright © 2018,Oracle and/or its affiliates. All rights reserved. |
  • 27.
    Copyright © 2018,Oracle and/or its affiliates. All rights reserved. |
  • 28.
    Copyright © 2018,Oracle and/or its affiliates. All rights reserved. |
  • 29.
    Copyright © 2018,Oracle and/or its affiliates. All rights reserved. |
  • 30.
    Copyright © 2018,Oracle and/or its affiliates. All rights reserved. |
  • 31.
    Copyright © 2018,Oracle and/or its affiliates. All rights reserved. | 31 Oracle Management Cloud - Demo Identify System Component Failure
  • 32.
    Copyright © 2018,Oracle and/or its affiliates. All rights reserved. |
  • 33.
    Copyright © 2018,Oracle and/or its affiliates. All rights reserved. |
  • 34.
    Copyright © 2018,Oracle and/or its affiliates. All rights reserved. | Down 2
  • 35.
    Copyright © 2018,Oracle and/or its affiliates. All rights reserved. |
  • 36.
    Copyright © 2018,Oracle and/or its affiliates. All rights reserved. |
  • 37.
    Copyright © 2018,Oracle and/or its affiliates. All rights reserved. |
  • 38.
    Copyright © 2018,Oracle and/or its affiliates. All rights reserved. | 38
  • 39.
    Copyright © 2018,Oracle and/or its affiliates. All rights reserved. |
  • 40.
    Copyright © 2018,Oracle and/or its affiliates. All rights reserved. |
  • 41.
    Copyright © 2018,Oracle and/or its affiliates. All rights reserved. |
  • 42.
    Copyright © 2018,Oracle and/or its affiliates. All rights reserved. |
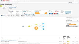
  • 43.
    Copyright © 2018,Oracle and/or its affiliates. All rights reserved. | 43 Oracle Management Cloud - Demo Early Warning Alert: End User Experience to Log
  • 44.
    Copyright © 2018,Oracle and/or its affiliates. All rights reserved. |
  • 45.
    Copyright © 2018,Oracle and/or its affiliates. All rights reserved. |
  • 46.
    Copyright © 2018,Oracle and/or its affiliates. All rights reserved. |
  • 47.
    Copyright © 2018,Oracle and/or its affiliates. All rights reserved. |
  • 48.
    Copyright © 2018,Oracle and/or its affiliates. All rights reserved. |
  • 49.
    Copyright © 2018,Oracle and/or its affiliates. All rights reserved. |
  • 50.
    Copyright © 2018,Oracle and/or its affiliates. All rights reserved. |
  • 51.
    Copyright © 2018,Oracle and/or its affiliates. All rights reserved. |
  • 52.
    Copyright © 2018,Oracle and/or its affiliates. All rights reserved. |
  • 53.
    Copyright © 2018,Oracle and/or its affiliates. All rights reserved. |
  • 54.
    Copyright © 2018,Oracle and/or its affiliates. All rights reserved. |
  • 55.
    Copyright © 2018,Oracle and/or its affiliates. All rights reserved. |
  • 56.
    Copyright © 2018,Oracle and/or its affiliates. All rights reserved. |
  • 57.
    Copyright © 2018,Oracle and/or its affiliates. All rights reserved. |
  • 58.
    Copyright © 2018,Oracle and/or its affiliates. All rights reserved. |
  • 59.
    Copyright © 2018,Oracle and/or its affiliates. All rights reserved. |
  • 60.
    Copyright © 2018,Oracle and/or its affiliates. All rights reserved. |
  • 61.
    Copyright © 2018,Oracle and/or its affiliates. All rights reserved. |
  • 62.
    Copyright © 2018,Oracle and/or its affiliates. All rights reserved. |
  • 63.
    Copyright © 2018,Oracle and/or its affiliates. All rights reserved. | 63 Oracle Management Cloud - Demo Resource Analytics: Capacity Planning
  • 64.
    Copyright © 2018,Oracle and/or its affiliates. All rights reserved. |
  • 65.
    Copyright © 2018,Oracle and/or its affiliates. All rights reserved. |
  • 66.
    Copyright © 2018,Oracle and/or its affiliates. All rights reserved. |
  • 67.
    Copyright © 2018,Oracle and/or its affiliates. All rights reserved. |
  • 68.
    Copyright © 2018,Oracle and/or its affiliates. All rights reserved. |
  • 69.
    Copyright © 2018,Oracle and/or its affiliates. All rights reserved. |
  • 70.
    Copyright © 2018,Oracle and/or its affiliates. All rights reserved. |
  • 71.
    Copyright © 2018,Oracle and/or its affiliates. All rights reserved. |