Redo log improvements
MySQL version 8.0
Ganapathineedi Maha Lakshmi,
Mydbops
Oct 15, 2022
Mydbops Webinar
• Interested in MySQL and MySQL ecosystem
• InnoDB Internals and Performance Troubleshooting
• Database Engineer
Maha Lakshmi
About Me
• Services on top open source databases
• Founded in 2016
• 85 Member team
• Assisted over 800+ Customers
• AWS Partner , a PCI Certified and ISO Certified Organisation
About Mydbops
Database
Consulting
Services
Managed
Database
Services
Focuses on Top Opensource database MySQL,MariaDB,
MongoDB and PostgreSQL ON Premises and Cloud
Mydbops Services
▪ Database Engineers
▪ Database Administrators
▪ Database Reliability Engineers
▪ Cloud DBA's
▪ Devops Engineer's
▪ SRE's
Audience
Agenda
• What is InnoDB?
• An Overview of a Redo log
• The dedicated log writer thread
• Redo log archiving & Page tracking
• Disabling redo log
• Configuring log writer thread
• Dynamic redo log file size
What is InnoDB ?
Default since MySQL 5.5
A transaction-safe ( ACID compliant ) storage engine.
InnoDB buffer pool - stores actual data
Multi-user performance is possible: row level locking
MVCC support
What is InnoDB ?
InnoDB Architecture
Redo Log Overview
Ensures D(durability) in the ACID property.
It helps in database Crash recovery.
It is also know as WAL ( Write ahead logging ).
They have a in memory structure and disk structure.
Circular write disk structures
REDO Log Overview
Redo log Architecture
InnoDB_log_buffer_size
InnoDB_log_file_size
Redo log improvements Timeline
TIMELINE
8.0.11 8.0.21 8.0.30
8.0.17 8.0.22
LGWR thread
April 19, 2018
Page tracking &
Archiving
July 22, 2019
Disabling redo log
July 13, 2020
Configuring LGWR
October 19, 2020
Dynamic redo log
file size
July 26, 2022
8.0.22 8.0.30
Dedicated log writer thread
Dedicated log writet thread
Before 8.0.11 InnoDB redo logs are written and synced to disk by the
master thread.
Now dedicated LGWR thread writes redo log records from the log buffer to
the system buffers and flushing the system buffers to the redo log files.
Dedicated log writer threads can improve performance on high-
concurrency systems.
Dedicated log writet thread
Redo log archiving - 8.0.17
Redo log archiving - 8.0.17
Useful while taking physical
backup in heavily used systems.
Of course, needed extra disk
space.
Steps in enabling redo log archiving - 8.0.17
Finally our archive log file
• $ sudo mkdir -p /var/lib/redotest/archive
• $ sudo chown mysql:mysql -R /var/lib/redotest
• $ sudo chmod -R 700 /var/lib/redotest/
• mysql> SET GLOBAL
innodb_redo_log_archive_dirs='backup1:/var/lib/redotest';
• mysql> SELECT innodb_redo_log_archive_start('backup1','archive');
• $ sudo du -sh *
• 1.0G archive.de9c36b4-495f-11ed-8785-026d67ab3f56.000001.log
• $ sudo du -sh *
• 2.0G archive.de9c36b4-495f-11ed-8785-026d67ab3f56.000001.log
Errors while stopping redo log archiving - 8.0.17
mysql> select innodb_redo_log_archive_stop();
ERROR 3851 (HY000): Redo log archiving has not been started by this
session
This is when the session that started the process is still open and you
try to stop the redo log archiving from another session.
ERROR 3850 (HY000): Redo log archiving failed: Session terminated with
active redo log archiving - stopped redo log archiving and deleted the file.
This error happens when you try to stop the redo log archiving from
another session and the session that started it was terminated.
Stop function
Page tracking - 8.0.17
Page tracking - 8.0.17
Incremental backups are taken by copying modified pages from the
previous backup.
The backup copies the list of pages provided by the page tracking file.
Xtrabackup –page-tracking option with full or incremental backups
Done at the IO layer when the page is being flushed to disk.
Page tracking - 8.0.17
When page tracking is started for the
first time, the system LSN at the time of
the start request is noted down as the
tracking LSN.
When page tracking is stopped, the
checkpoint LSN at the time of the stop
request is noted down as the stop LSN.
Disabling redo log - 8.0.21
Disabling redo log - 8.0.21
Where it can be used?
During data loading in the DB servers.
Migration between the servers.
Rebuild of the servers using logical backups.
Advantages of disabling redo log - 8.0.21
Helps to avoid additional IO usage required for the redo log
flushing.
Write amplification get reduced.
Disadvantages of disabling redo log - 8.0.21
Disabling redo logs also disables doublewrite buffer.
Durability which is major part of ACID property is compromised after
disabling the redo logs
Not recommended in production environment as it compromises the
data durability.
How to disable redo log - 8.0.21
• Grant privilege INNODB_REDO_LOG_ENABLE to admin loading data.
• ALTER INSTANCE DISABLE INNODB REDO_LOG;
• show global status like ‘Innodb_redo_log_enabled’;
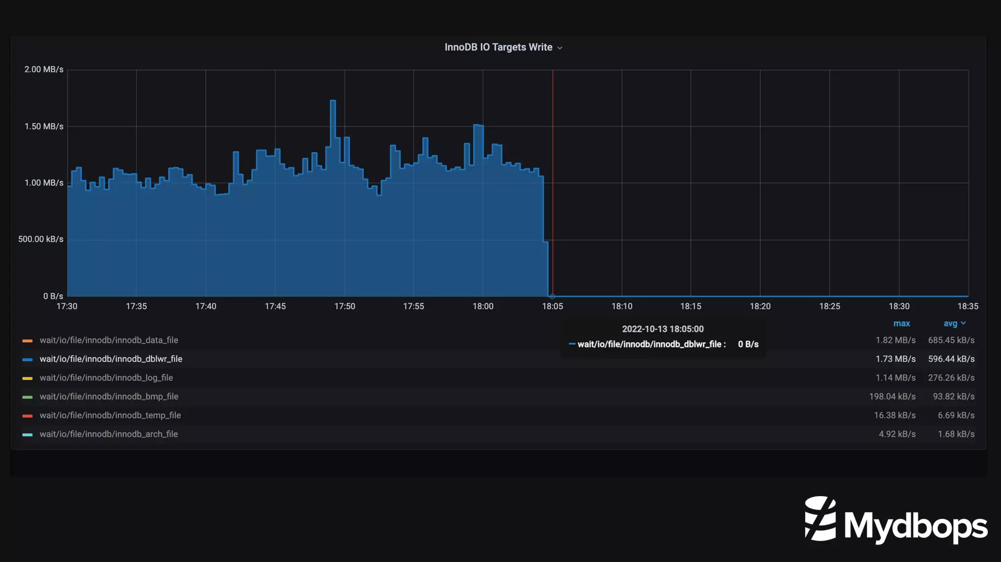
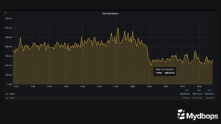
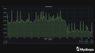
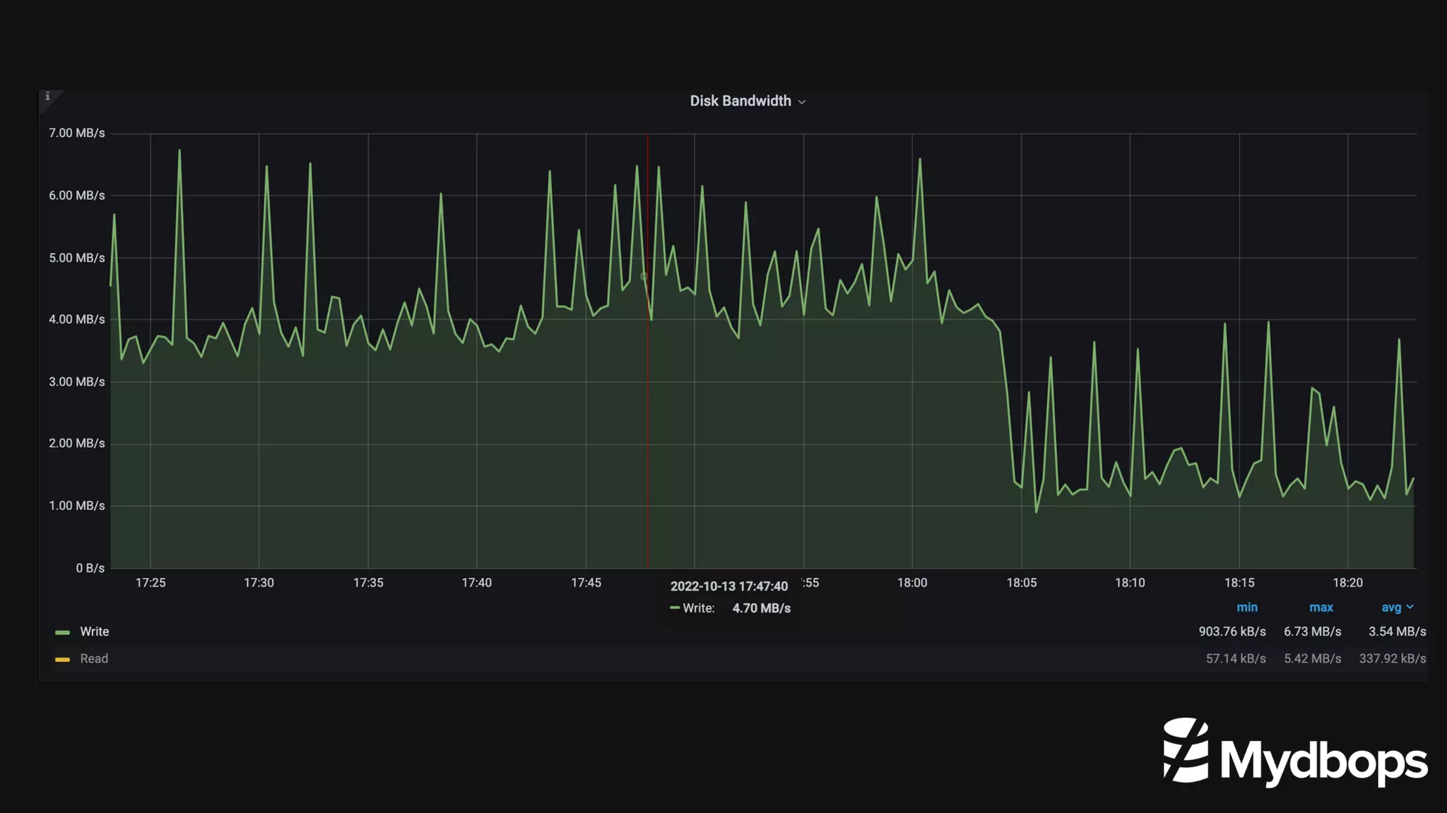
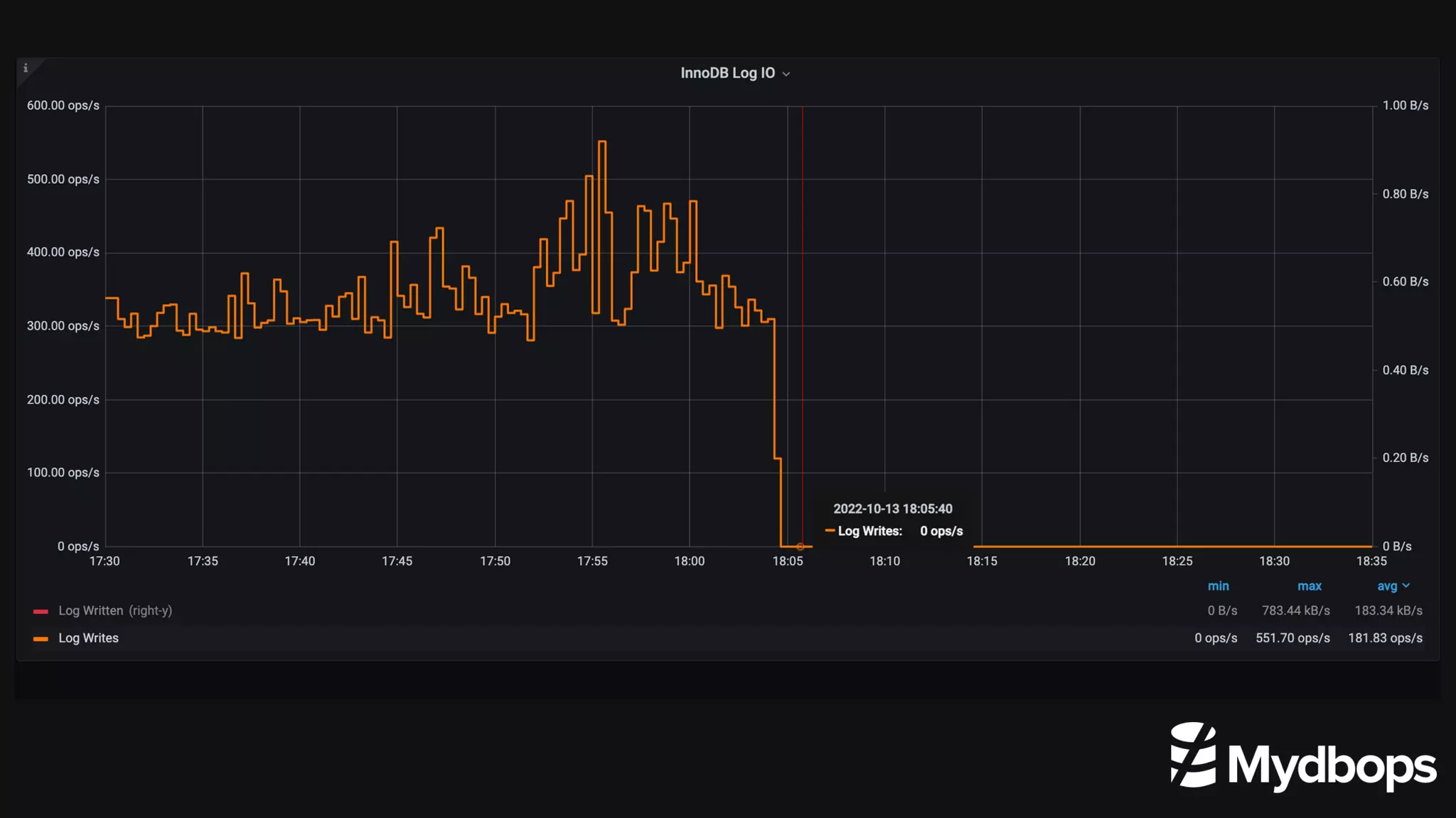
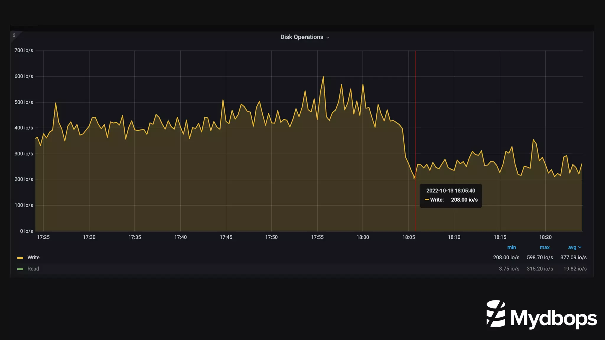
Observations after diabling redo log
using graphs
Configuring LGWR thread - 8.0.22
Configurable LGWR thread - 8.0.22
We can enable or disable log writer threads using the
innodb_log_writer_threads system variable.
By default it is enabled.
The value to a system variable is boolean
Recommended to disable in low concurrency systems.
Dynamic redo log file size - 8.0.30
Dynamic redo log file size - 8.0.30
Redo log was not dynamic till 8.0.29
It needs MySQL restart and downtime
Log writes are in circular fashion, whereas in 8.0.30 logs writes are in a sequential queue
Redo log naming is a static naming ( ib_logfile0 and iblogfile1) whereas now the naming is
dynamic and incremented (#ib_redoNNNN)
Dynamic redo log file size - 8.0.30
How to change the size and check status
from a default of 100 MB.
mysql> set persist innodb_redo_log_capacity=2*1024*1024*1024;
show global status like 'Innodb_redo_log_resize_status';
We have modified the redo log size to 2GB ( 64MB per file )
Check the status of InnoDB redo resize ( upsize or downsize ).
How to monitor the redo log file size
mysql> select FILE_ID as "Slot_number",
(END_LSN-START_LSN) as "Total LSN" ,
sys.format_bytes(SIZE_IN_BYTES) as SLOT Size,
if(IS_FULL="0","Active","In Active") as "Slot
Status" from
performance_schema.innodb_redo_log_files;
The redo log slot and their status can be monitored
from a new table under the performance schema
named “innodb_redo_log_files“.
Output
References
https://dev.mysql.com/doc/refman/8.0/en/innodb-architecture.html
https://dev.mysql.com/doc/refman/8.0/en/optimizing-innodb-logging.html
https://lefred.be/content/mysql-innodb-redo-log-archiving/
https://mydbops.wordpress.com/2022/09/02/online-innodb-redo-log-resize-mysql-8-0/
Reach Us : Info@mydbops.com
Thank You

Redo log improvements MYSQL 8.0

  • 1.
    Redo log improvements MySQLversion 8.0 Ganapathineedi Maha Lakshmi, Mydbops Oct 15, 2022 Mydbops Webinar
  • 2.
    • Interested inMySQL and MySQL ecosystem • InnoDB Internals and Performance Troubleshooting • Database Engineer Maha Lakshmi About Me
  • 3.
    • Services ontop open source databases • Founded in 2016 • 85 Member team • Assisted over 800+ Customers • AWS Partner , a PCI Certified and ISO Certified Organisation About Mydbops
  • 4.
    Database Consulting Services Managed Database Services Focuses on TopOpensource database MySQL,MariaDB, MongoDB and PostgreSQL ON Premises and Cloud Mydbops Services
  • 5.
    ▪ Database Engineers ▪Database Administrators ▪ Database Reliability Engineers ▪ Cloud DBA's ▪ Devops Engineer's ▪ SRE's Audience
  • 6.
    Agenda • What isInnoDB? • An Overview of a Redo log • The dedicated log writer thread • Redo log archiving & Page tracking • Disabling redo log • Configuring log writer thread • Dynamic redo log file size
  • 7.
  • 8.
    Default since MySQL5.5 A transaction-safe ( ACID compliant ) storage engine. InnoDB buffer pool - stores actual data Multi-user performance is possible: row level locking MVCC support What is InnoDB ?
  • 9.
  • 10.
  • 11.
    Ensures D(durability) inthe ACID property. It helps in database Crash recovery. It is also know as WAL ( Write ahead logging ). They have a in memory structure and disk structure. Circular write disk structures REDO Log Overview
  • 12.
  • 13.
  • 14.
    TIMELINE 8.0.11 8.0.21 8.0.30 8.0.178.0.22 LGWR thread April 19, 2018 Page tracking & Archiving July 22, 2019 Disabling redo log July 13, 2020 Configuring LGWR October 19, 2020 Dynamic redo log file size July 26, 2022 8.0.22 8.0.30
  • 15.
  • 16.
    Dedicated log writetthread Before 8.0.11 InnoDB redo logs are written and synced to disk by the master thread. Now dedicated LGWR thread writes redo log records from the log buffer to the system buffers and flushing the system buffers to the redo log files. Dedicated log writer threads can improve performance on high- concurrency systems.
  • 17.
  • 18.
  • 19.
    Redo log archiving- 8.0.17 Useful while taking physical backup in heavily used systems. Of course, needed extra disk space.
  • 20.
    Steps in enablingredo log archiving - 8.0.17 Finally our archive log file • $ sudo mkdir -p /var/lib/redotest/archive • $ sudo chown mysql:mysql -R /var/lib/redotest • $ sudo chmod -R 700 /var/lib/redotest/ • mysql> SET GLOBAL innodb_redo_log_archive_dirs='backup1:/var/lib/redotest'; • mysql> SELECT innodb_redo_log_archive_start('backup1','archive'); • $ sudo du -sh * • 1.0G archive.de9c36b4-495f-11ed-8785-026d67ab3f56.000001.log • $ sudo du -sh * • 2.0G archive.de9c36b4-495f-11ed-8785-026d67ab3f56.000001.log
  • 21.
    Errors while stoppingredo log archiving - 8.0.17 mysql> select innodb_redo_log_archive_stop(); ERROR 3851 (HY000): Redo log archiving has not been started by this session This is when the session that started the process is still open and you try to stop the redo log archiving from another session. ERROR 3850 (HY000): Redo log archiving failed: Session terminated with active redo log archiving - stopped redo log archiving and deleted the file. This error happens when you try to stop the redo log archiving from another session and the session that started it was terminated. Stop function
  • 22.
  • 23.
    Page tracking -8.0.17 Incremental backups are taken by copying modified pages from the previous backup. The backup copies the list of pages provided by the page tracking file. Xtrabackup –page-tracking option with full or incremental backups Done at the IO layer when the page is being flushed to disk.
  • 24.
    Page tracking -8.0.17 When page tracking is started for the first time, the system LSN at the time of the start request is noted down as the tracking LSN. When page tracking is stopped, the checkpoint LSN at the time of the stop request is noted down as the stop LSN.
  • 25.
  • 26.
    Disabling redo log- 8.0.21 Where it can be used? During data loading in the DB servers. Migration between the servers. Rebuild of the servers using logical backups.
  • 27.
    Advantages of disablingredo log - 8.0.21 Helps to avoid additional IO usage required for the redo log flushing. Write amplification get reduced.
  • 28.
    Disadvantages of disablingredo log - 8.0.21 Disabling redo logs also disables doublewrite buffer. Durability which is major part of ACID property is compromised after disabling the redo logs Not recommended in production environment as it compromises the data durability.
  • 29.
    How to disableredo log - 8.0.21 • Grant privilege INNODB_REDO_LOG_ENABLE to admin loading data. • ALTER INSTANCE DISABLE INNODB REDO_LOG; • show global status like ‘Innodb_redo_log_enabled’;
  • 30.
    Observations after diablingredo log using graphs
  • 36.
  • 37.
    Configurable LGWR thread- 8.0.22 We can enable or disable log writer threads using the innodb_log_writer_threads system variable. By default it is enabled. The value to a system variable is boolean Recommended to disable in low concurrency systems.
  • 38.
    Dynamic redo logfile size - 8.0.30
  • 39.
    Dynamic redo logfile size - 8.0.30 Redo log was not dynamic till 8.0.29 It needs MySQL restart and downtime Log writes are in circular fashion, whereas in 8.0.30 logs writes are in a sequential queue Redo log naming is a static naming ( ib_logfile0 and iblogfile1) whereas now the naming is dynamic and incremented (#ib_redoNNNN)
  • 40.
    Dynamic redo logfile size - 8.0.30
  • 41.
    How to changethe size and check status from a default of 100 MB. mysql> set persist innodb_redo_log_capacity=2*1024*1024*1024; show global status like 'Innodb_redo_log_resize_status'; We have modified the redo log size to 2GB ( 64MB per file ) Check the status of InnoDB redo resize ( upsize or downsize ).
  • 42.
    How to monitorthe redo log file size mysql> select FILE_ID as "Slot_number", (END_LSN-START_LSN) as "Total LSN" , sys.format_bytes(SIZE_IN_BYTES) as SLOT Size, if(IS_FULL="0","Active","In Active") as "Slot Status" from performance_schema.innodb_redo_log_files; The redo log slot and their status can be monitored from a new table under the performance schema named “innodb_redo_log_files“. Output
  • 43.
  • 44.
    Reach Us :Info@mydbops.com Thank You