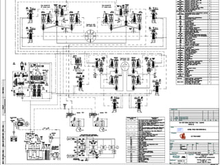
A PRESENTATION ON 660MW TURBO-
GENERATOR ,ITS AUXILIARIES
AND ASSOCIATED SYSTEMS OF
STAGE – I OF SIPAT SUPER THERMAL
PROJECT
STEAM TURBINE K-660-247
 LMZ (LENINGRADSKY METALLICHESKY ZAVOD)
 K STANDS FOR KLAPAN LTD.,BULGARIA WHICH SUPPLIES
TURBINE,NOZZLES,DIAPHRAGMS, SEALS,BLADES ETC.
GENERAL INFORMATION
 TG DECK IS VIS SUPPORTED AND HAS 26 CONCRETE COLUMNS (T1 – T26).
 TG HALL IS CONSTITUTED OF 3 MAINS ROWS OF COLUMNS – A,B ,C ROW AND TWO BAYS – AB BAY AND BC
BAY. THE WIDTH OF AB BAY IS 36m AND BC BAY IS 12m
 CONDENSER TUBE BANKS (CW PATH) HAS AN INCLINATION OF 40
.
 THERE ARE TWO MAIN EOT CRANES FOR TG HALL.EACH EOT CRANE IS HAVING A CAPACITY OF 200t FOR
MAIN HOIST AND 20t FOR AUXILIARY HOIST. 35.5m IS THE MAXIMUM VERTCAL DISTANCE A HOIST CAN
TRAVEL.TANDEM OPERATION OF TWO EOT CRANES ARE ALLOWED.
RATED CONDITIONS
 LOAD : 660MW
 BEFORE HP STOP VALVE
 STEAM PRESSURE : 247KSC
 STEAM TEMPERATURE : 5370
C
 STEAM FLOW : 2023.75T/HR
 AFTER HPC
 STEAM PRESSURE : 48KSC
 STEAM PRESSURE : 298.710
C
 BEFORE IP STOP VALVE
 STEAM PRESSURE : 43.2KSC
 STEAM TEMPERATURE : 5650
C
 STEAM FLOW TO REHEATER : 1681.12T/HR.
 DESIGN CONDENSER PRESSURE : 0.105KSC (abs.)
 COOLING WATER FLOW : 64000M3
/HR
 FINAL FEED WATER TEMP. : 286.350
C
 FREQUENCY RANGE : 47.5 – 51.5 Hz
STEAM TURBINE
 Generator rated speed 3000 rpm
 Generator manufacturer Electrosila
 No. of bleedings 8
 Length of the turbine 36.362 m
 No. of stages
 HPT 17
 IPT 11x2
 LPT-1 5x2
 LPT-2 5x2
 Total 59
STEAM TURBINE
 Parameters
 Pr. Before HPC SV 247.0 Ksc
 Temp. before HPC SV 537.0 0
C
 Steam flow 2023.75 TPH
 Pr. After HPC 48.0 Ksc
 Temp. after HPC 298.71 0
C
 Pr. Before IP SV 43.2 Ksc
 Temp. before IP SV 565.0 0
C
 Steam flow to reheat 1681.12 TPH
 Design Cond pr. 0.105 Ksc
 CW flow 64000 TPH
 Final FW Temp. 286.35 0
C
STEAM TURBINE
 Turbine Governing system
 Mode of Governing Nozzle
 Type E/H
 Control fluid Firequel-L make
Supresta-USA
 Normal Operating Pr. 50 Ksc
 Capacity 600 lpm
 Fluid pump motor rating 200 KW
 Filter material Ultipor
 Mesh size 25 µ
STEAM TURBINE
 Lube oil system
 Lube oil Tn-22C Russia Mobil DTE Oil light Teresso 32
In accordance with ISO VG 32
 Absolute viscosity 16.7 Centipoise
 Kinematic viscosity -32 Centistokes
 Specific gravity 0.89
 Flash point 180 0
C
 Fire point 240 0
C
 Oil requirement per bearing
 N1 200 lpm
 N2 200 lpm
 N3 450 lpm
 N4 280 lpm
 N5 350 lpm
 N6 350 lpm
 N7 350 lpm
 N8 350 lpm
 N9 600 lpm
 N10 600 lpm
STEAM TURBINE
 Lube oil system
 Total oil system capacity 52000 lit
 Full volume of oil tank 58000 lit
 Material of tank SS
 Normal lube oil pressure 1.2 Ksc
 Oil temp at inlet of bearings
 Normal 55 0
C
 Maximum 59 0
C
 Piping SS
 Seal steam system
 Source of gland sealing system
 During normal operation End glands of HPC & IPC
 During low load operation End glands of HPC & IPC + AS
 Quantity of seal steam required 3.54 TPH
 Seal steam pressure at turbine glands 1.1-1.2 Ksc
 Seal steam temperature at turbine glands 160 0
C
TURBINE SEAL STEAM
•TWO HEADERS OR COLLECTORS ARE THERE i.e. HOT
COLLECTOR AND COLD COLLECTOR.
•INITIAL SOURCE OF STEAM SUPPLY IS APRDS (UNIT
HT,16KSC,310O
C).
•PRESSURE AND TEMPERATURE OF COLD HEADER OR
COLLERTOR ARE 1.1TO1.15 KSC ABSOLUTE AND 140TO
180O
C RESPECTIVELY.
•PRESSURE AND TEMPERATURE OF HOT HEADER OR
COLLERTOR ARE 1.1TO1.15 KSC ABSOLUTE AND
RESPECTIVELY.
STEAM TURBINE
 Turbine Protection
 Over speed trip 110-112 %
 Low lube oi pressure 0.3 (g) Ksc
 Low vacuum trip 0.3 (abs) Ksc
 Thrust bearing excessive wear trip +1.2/-2.0 mm
 Pressure relief diaphragm setting 1.2 (abs) Ksc
STEAM TURBINE
 Materials of construction
 HP Outer casing 15Cr1Mo1V
 HP blade/carrier casings 15Cr1Mo1V
 IP Outer casing 15Cr1Mo1V
 LP inner casing Steel 3
 LP Outer casing Steel 3
 HP Shaft 25Cr1Mo1V
 IP Shaft 25Cr1Mo1V
 LP Shaft 26CrNi3Mo2V
 Moving blades
 HPT first stage blades 18Cr11MoNiVNb (1-5)
 HPT other stages 15Cr11MoV (6-17)
 IPT first stage 18Cr11MoNiVNb (1-3)
 IPT other stages 15Cr11MoV (4-11)
 LPT last stage 13Cr11Ni2W2MoV
 LPT other stages 20Cr13 (1-2)
 LPT other stages 15Cr11MoV (3-4)
STEAM TURBINE
 Fixed blades
 HPT first stage 18Cr11MoNiVNb (1-5)
 HPT other stages 15Cr11MoV (6-17)
 IPT first stage 18Cr11MoNiVNb
 IPT other stages 15Cr11MoV
 LPT first stage 12Cr13 (1-4)
 LPT Other stages 08 Cr13 (5)
 Number of stages
 HPT
 Impulse stages 1
 Reaction stages 16
 IPT
 Impulse stages 22
 Reaction stages 0
 LPT
 Impulse stages 20
 Reaction stages 0
 All rows of blades are integrally shrouded
STEAM TURBINE
 No. of HP Stop valves 2
 No. of HP Control valves 4
 Type of control valve unit Block united
 No. of IP Stop valves 2
 No. of IP Control valves 4
 Type of control valves Separate
 No. of Journal bearings for turbine 8
 No. of Journal bearings for Gen 4
 No. of thrust cum journal bearing 1
 Type of thrust bearing Tilting
 Type of journal bearing 6-Fixed & 2-Tilting pad
 Material of bearing shell Alloy steel
 Type of lining Babbit
 LPT diaphrams 4

STEAM TURBINE
 Turbine model No K-660-247
 Generator model No TBB-660-2T3
 Strainers are installed in the steam chests of the stop valves
 In HPT, having passed the control stage and 8 stages which generate
left jet of steam (from generator towards front bearing) steam changes
its direction 180° and flows between internal and external cylinders to
8 stages of right jet (towards generator)
 In CRH lines, NRV has a bypass with electric valve and control valve
to enable counter flow mode of HPT with the aim of warming up of
cylinder and high pressure cross over pipes at turbine start up and cold
condition
 HPT has nozzle steam distribution system
 IPT has throttle steam distribution system
 On each upper half (cover) of low pressure cylinder four membrane
type relief valves are installed which are activated when the absolute
pressure in exhaust nozzles rises up to 1.35 –1.4 Ksc absolute
TG SEAL STEAM SYSTEM
TO 2nd
CHAMBER EXHAUST
TO BLED STEAM TO D/A
TO BLED STEAM TO LPH # 4
TO HOT SEAL STEAM HEADER
TO GSC
HPT
HPT SEAL STEAM CONNECTION
1ST
CHAMBER 2ND
CHAMBER
TO COLD SEAL STEAM HEADER
TO GSC
IPT
IPT SEAL STEAM CONNECTION
FROM COLD SEAL STEAM HEADER
TO GSC
LPT
LPT SEAL STEAM CONNECTION
 IN HIGH PRESSURE DRAINAGE EXPANSION TANK A VALVES IN DRAINAGE COLLECTORS FROM EXTRACTION
STEAM PIPES TO HPHs (10MAL20AA110, 10MAL20AA120, 10MAL20AA140) AND IN LOW PRESSURE DRAINAGE
EXPANSION TANK VALVES IN DRAINAGE COLLECTORS FROM EXTRACTION STEAM PIPES TO
LPHs(10MAL30AA110, 10MAL30AA120) CLOSE AUTOMATICALLY IF TURBINE LOAD INCREASES OVER 200MW AND
AT THE SAME TIME ALL VALVES ARE OPEN IN THE CORRESPONDING STEAM EXTRACTION FROM THE TURBINE
TO HPHs AND LPHs.
 VALVES IN DRAINAGE PIPES OF HPBP AND LPBP (10MAL30AA107, 10MAL30AA108) CLOSE AUTOMATICALLY IF
TURBINE LOAD INCREASES OVER 30MW.
CONTROL FLUID SYSTEM
 FIRE RESISTANT SYNTHETIC HYDRAULIC FLUID FYRQUEL – L MANUFACTURED BY “SUPRESTA” IS USED AS
OPERATING FLUID.ITS SELF IGNITION TEMPERATURE IS ABOUT 740O
C.
 OPERATING PRESSURE IS APPROXIMATELY 50KSC.
 OPERATING TEMPERATURE IS 45-55O
C.
 CONTROL OIL SUPPLY UNIT CNSISTS OF A RESERVOIR (10MAX10BB001)OF CAPACITY 7.0m3
,2NOS.OIL
COOLERS(10MAX10AC001,10MAX10AC002),DE-AERATOR,MESH FILTER,FINE FILTER(10MAX18AT001),DUPLEX
FILTER(10MAX14AT001) AND 2 NOS. OF VERTICALLY MOUNTED CENTRIFUGAL
PUMPS(10MAX11AP001,10MAX12AP001) DRIVEN BY AC MOTOR (1W+1S).EACH PUMP IS HAVING A CAPACITY OF
36m3
/h AND DISCHARGE PRESSURE IS 50KSC.
 CONTROL FLUID RESERVOIR IS SEPERATED BY TWO NUMBERS OF TANDEM MESHES OF CELL SIZE 0.25mm
INTO TWO SECTIONS ,DIRTY AND CLEAN. DE- AERATOR IS INSTALLED INSIDE THE RESERVOIR INFRONT OF
MESHES AND IT CONSISTS OF SLOPING PLATE ASSEMBLY.
 CF FINE FILTER FOR REMOVING MECHANICAL IMPURITIES IS INSTALLED IN RESERVOIR. DURING NORMAL
OPERATION CF IS SUPPLIED TO THE FINE FILTER THROUGH AN ORIFICE OF DIAMETER 4mm FROM
UNSTABILIZED PRESSURE LINE VIA VALVE 10MAX18AA501 . AFTER THAT IT IS DISCHARGED IN THE DIRTY
CHAMBER OF THE RESERVOIR. WHEN TURBINE IS STOPPED CF IS SUPPLIED TO THE FINE FILTER WITH THE
HELP OF ANOTHER PUMP (CF TRANSFER PUMP,10MAX19AP001,CAPACITY 4m3
/hr, AND DISCHARGE PRESSURE
25KSC) VIA VALVES 10MAX19AA503 AND10MAX19AA504 FOR FILTERING PURPOSE KEEPING MAIN PUMPS IN
OFF CONDITION.
 OIL PURIFICATION IS CONTINUOUS DUE TO FILTERING OF ITS PART VIA CONCURRENTLY MOUNTED WORKING
FILTER CARTRIDGES INSTALLED INSIDE THE FINE FILTER HOUSING.
 FILTER CARTRIDGES DESIGN ALLOWS USAGE OF DIFFERENT FILTERING MATERIAL.
 METAL SEMI-PINCEBECK MESH WITH FILTERING DEGREE OF 70 MICRONS TO FLUSH SYSTEM AFTER
INSTALLATION OR MAINTENANCE.
 FILTER BELTING FABRIC WITH FILTERING DEGREE 30 – 40 MICRONS FOR PRIMARY REFINING DURING
TURBINE OPERATION.
 FILTERING ELEMENTS MANUFACTURED BY ”PALL” WITH FILTERING DEGREE 12 MICRONS FOR
CONTINUOUS OIL FILTERING DURING TURBINE OPERATION.
 OCCURRENCE OF PRESSURE OF 0.1 TO 0.3KSC IN FILTER HOUSING WITHIN 1-3 HOURS SHOWS CORRECT
ASSEMBLY OF FILTER AND ITS PROPER OPERATION.
 IT IS NECESSARY TO SWITCH OFF THE FINE FILTER AND REPLACE FILTERING ELEMENTS IF PRESSURE IN
FILTER HOUSING RISES UPTO 2KSC.WHICH SHOWS CONTAMINATION OF FILTER FABRIC.
 INSIDE FILTER HOUSING THERE IS A RELIEF VALVE BYPASSING FLUID BESIDES FILTER CARTRIDGES WHEN
THEY ARE CONTAMINATED AND PRESSURE RISES UPTO 5KSC.
 AN OIL LEVEL GAUGE WITH ALARM SYSTEM WHISKERS (10MAX10CL001,10MAX 10CL002) IS PROVIDED IN THE
CLEAN SIDE OF THE RESERVOIR.
 NORMAL OPERATING LEVEL IS 700mm FROM THE UPPER COVER (30 GRADUATION OF L.G.) AND THE AMOUNT
OF CF IS 2.5m3
 MAXIMUM ALLOWALABLE UPPER LIMIT (WITH CF PUMPS IN STOPPED CONDITION) IS 150mm FROM THE UPPER
COVER (85 GRADUATION OF L.G.) AND MINIMUM OPERATING LEVEL IS 800mm (20 GRADUATON OF L.G.) FROM
THE UPPER COVER.
 CF PUMP STOPS AUTOMATICALLY INCASE OF RESERVOIR OIL LEVEL LOW-LOW.
 FOR VISUAL OVSERVATION OF OIL LEVEL ,LEVELGLASSES HAVE BEEN PROVIDED IN THE BOTH SIDES (DIRTY
AS WELL AS CLEAN).
 DIFFERENTIAL PRESSURE SWITCH (10MAX10CP001) HAS BEEN PROVIDED TO WARN ABOUT INCREASE IN
PRESSURE DIFFERENCE IN SIDE THE MESH FILTER. ALLOWABLE DIFFERENCE IN MESHES DOESNOT EXCEED
150mm.
 THE STANDBY CF PUMP STARTS WHEN THE RUNNING ONE TRIPS OR SYSTEM PRESSURE DROPS TO 36KSC.
 IT TAKES 2 MINS FOR THE SYSTEM TO GET PRESSURIZED.
 IF SYSTEM PRESSURE DROPS TO 20KSC (10MAX14CP001) AND STOP VALVES START CLOSING ,THE
OPEARTING PUMP WILL STOP AND NO SIGNAL WILL BE GENERATED TO START THE STAND BY PUMP (SENSING
OIL LEAKAGE).
 CF PUMP ALSO TRIPS ON FIRE PROTECTION.
 DUPLEX FULL PASSAGE FILTER WITH FILTERING DEGREE 20-25MICRONS IS INSTALLED IN GENERAL
PRESSURE COLLECTOR OF CONTROL SYSTEM.IF PRESSURE DIFFERENCE (10MAX14CP301,10MAX15CP301)
ACROSS THE RUNNING FILTER REACHES 0.8KSC,THE STANDBY FILTER HAS TO BE TAKEN INTO SERVICE.
 2 NOS.OF CF COOLERS (A&B) ARE INSTALLED IN THE CF SUPPLY LINE BEHIND THE DUPLEX FILTER. THESE
COOLERS ARE DOUBLE PASS (BY WATER) SURFACE HEAT EXCHANGERS WITH TUBULAR DESIGN ,WATER
STREAM FLOWS INSIDE THE TUBES AND CONSIST OF 148 TUBES OF SIZE 16X1500mm AND HEAT EXCHANGE
AREA 25m2
.CF FLOWS FROM TO DOWNARD.
 COOLERS ARE DESIGNED FOR A MAXIMUM COOLING WATER PRESSURE OF 10 ± 0.5KSC AND CF PRESSURE
OF 68.7 ± 0.5KSC.CF FLOW RATE TO EACH COOLER IS 50m3
/hr AND PRESSURE DROP IS 0.2KSC. CW FLOW
RATE TO EACH COOLER IS 80m3
/hr AND PRESSURE DROP IS 0.194KSC.
 FOR HYDRODYNAMIC FLUSHING OF PIPELINES DURING MAINTENANCE,THERE IS A BYPASS VALVE
(10MAX14AA501)TO THE COOLERS WHICH SHOULD BE CLOSED AND SEALED DURING ROUTINE OPERATION.
 IN THE INPUT AND OUTPUT TO THE COOLERS CF LINE IS PROVIDED WITH TRIPLE-PASS SWITCHING OVER
VALVES WHICH PREVENT FALSE ACTIVATION OF BOTH COOLERS.
 CF TEMPERATURE IS MAINTAINED (48-52O
C)BY COOLING WATER FLOW VARIATION WITH THE HELP OF A
FLOW CONTROL STATION CONSISTING OF A PNEUMATIC CONTROL VALVE (10PGM20AA001) AND A BYPASS
MOTORIZED CONTROL VALVE(10PGM20AA002).IN CASE TEMPERATURE RISES TO 55O
C
(10MAX14CT001,10MAX14CT002),MOTORIZED BYPASS VALVE OPENS TO MAINTAIN THE CF TEMPERATURE. THE
MAXIMUM LIMIT OF CW TEMPERATURE AT COOLER INLET IS 37O
C.IF CW TEMPERATURE IS BELOW 36O
C ONE
COOLER CAN BE PUT OUT OF OPERATION.
 CF SUPPLY TO CONTROL UNITS IS CARRIED OUT BY TWO PRESSURE COLLECTORS OF STABILIZED AND
UNSTABILIZED PRESSURE.
 CF IS SUPPLIED TO UNSTABILIZED PRESSURE COLLECTOR THROUGH AN ORIFICE OF SIZE 22mm. STOP AND
CONTROL VALVE ACTUATORS ARE FED FROM THIS COLLECTOR.
 INTO STABILIZED PRESSURE COLLECTOR WHICH FEEDS OIL TO ALL CONTROL DEVICES,CF IS SUPPLIED FROM
THE SECTION BETWEEN PUMPS AND THE ORIFICE.
 DUE TO THE ARRANGEMENT MENTIONED ABOVE ,THE PRESSURE VARIATION IN UNSTABILIZED PRESSURE
COLLEECTOR CAUSED BY INCREASE IN CF CONSUMPTION WITH OPEN ACTUATORS AFFECTS IN A LESS
DEGREE PRESSURE VARIATION IN STABILIZED PRESSURE COLLECTOR.
 SPRING-WEIGHT ACCUMULATOR (10MAX20BB001) IS CONNECTED TO UNSTABILIZED PRESSURE COLLECTOR
TO PREVENT DECREASE IN FORWARD PRESSURE IN CASE OF LOSS AC SUPPLY TO THE PUMPS FOR 5-
7SECS OR DURING PUMP CHANGE-OVER.
 THE SETTING OF FLUID PRESSURE LEVEL (45KSC) TO BE ENSURED BY THE ACCUMULATOR IS DETERMINED
BY A WEIGHT WHICH IS CONCRETE FILLED IN THE SITE.
 ONE NRV IS INSTALLED IN THE LINE CONNECTING THE ACCUMULATOR TO THE UNSTABILIZED PRESSURE
COLLECTOR. ACCUMULATOR IS FILLED WITH THE CF THROUGH AN ORIFICE OF SIZE 5mm INSTALLED IN THE
BYPASS LINE OF THE NRV.
 TWO EXHAUST FANS (1W+1S) ,10MAX21AN001,10MAX21AN002 (CAPACITY OF 3200m3/hr AT A HEAD OF 5-20mm
OF WATER COLUMN) ARE ALSO INSTALLED TO REMOVE CF VAPOUR FROM CF RESERVOIR AND SYSTEM.
 THE EXHAUSTER SWITCHES ON AUTOMATICALLY WHEN CF PUMP STARTS AND SWITCHES OFF
AUTOMATICALLY WITH 15mins TIME DELAY AFTER THE STOPPING OF CF PUMP AND CF SYSTEM PRESSURE
DROPS BELOW 2.0KSC.
 HYDRAULIC TEST OF PIPE LINES CARRIED OUT AT A PRESSURE OF 90KSC.HYDRAULIC TEST SHOULD BE
CARRIED OUT AFTER ASSEMBLING,OVERHAUL AND INSPECTION.
CONTROL FLUID SYSTEM
CONTROL FLUID SYSTEM
 Isolation valves on pump suction & discharge side
 Pump discharge pressure 50 Ksc
 Capacity 41 TPH
 Stabilized pressure header supply oil to servo motors of SV & CV
 Un stabilized pressure header with 22 mm orifice
 Accumulator in unstabilized pressure header
 CF tank capacity 6.9 m3
 Duplex filter
 Control fluid transfer pump to empty the CF tank
 CF Temperature control by control station in the ECW line
COMPONENT OF GOVERNING SYSTEM
1. ELECTRO-HYDRAULIC CONVERTER – SUMMER – 8 NOS.
2. SUMMER – 8NOS.
3. ELECTRO-MECHANICAL CONVERTER – 8NOS.
4. GOVERNING BLOCK
1. CONTROLGEAR(AE001) – 1NO.
2. EMERGENCY GOVERNOR OR OVERSPEED GOVERNOR– 1NO.
3. TRIP SOLENOID (AA213,AA214)-2NOS.
4. TEST ELECTROMAGNETS(AA211,AA212) – 2NOS.
5. ROTATIONAL SPEED DETECTOR -3 NOS.
6. LIMITER OF PRESSURE (AA502) – 1NO.
7. SPEED TRANSDUCER – 1NO.
8. LEVER OF OVER SPEED GOVERNOR (AX201)– 1NO.
9. PILOT VALVE FOR SUPPLY (AX202) – 1NO.
5. ACCUMULATOR – 1NO.
6. OIL SUPPLY AND PURIFIER UNIT
7. SERVOMOTOR OF HPSV – 2NOS.
8. SERVOMOTOR OF HPCV – 4NOS.
9. SERVOMOTOR OF IPSV – 2NOS.
10. SERVOMOTOR OF IPCV – 4NOS.
11. SERVOMOTOR OF CRH NRV – 2NOS.
12. LOCKING PILOT VALVE (AA001,AA002,AB001,AB002)- 4NOS.
13. EX.STOP VALVE SERVOMOTOR OR ESV (10LBQ10AA101)– 1NO.
DIFFERENT TYPES OF OIL
1. HEAD PRESSURE LINE (STABILIZED,50KSC,10MAX15)
2. HEAD PRESSURE LINE ( NON-STABILIZED,50KSC,10MAX15)
3. LINE OF PROTECTION (50KSC,10MAX51)
4. LINE TO COCK THE OVERSPEED GOVERNOR SLIDE VALVE (50KSC)
5. CONTROL OIL LINE TO STOP VALVE SERVOMOTORS (50KSC,10MAX16)
6. CONTROL LNE TO SUMMATORS (35KSC,10MAX17)
TURBINE PROTRCTIONS
1. OUT OF TOLERANCE ROTOR OVERSPEED : ALARM AT 3300RPM AND TRIPPING AT 3360RPM
2. OUT OF TOLERANCE AXIAL DISPLACEMENT OF ROTOR:
 TOWARDS FRONT BEARING BY 0.6mm (-0.6mm) -ALARM.
 TOWARDS FRONT BEARING BY 1.2mm (-1.2mm) - TRIPPING.
 TOWARDS GENERATOR BY 1.4mm (+1.4mm)A- ALARM.
 TOWARDS GENERATOR BY 2.0mm (+2.0mm) - TRIPPING.
3. LUBRICATING OIL PRESSURE DROP: ALARM AT 0.70KSC AND TRIPPING AT 0.30KSC WITH 3SECS TIME
DELAY.
4. PRESSURE RISE IN CONDENSER:ALARM AT 0.15KSC abs. AND TRIPPING AT 0.20KSC abs. PROTECTION
IS INTRODUCED AUTOMETICALLY AT UNIT START-UP AFTER PRESSURE DROP IN CONDENSER LOWER
THAN 0.15KSC abs. OR AT TURBINE SPEED INCREASE OVER 1500RPM. PROTECTION IS IN OPERATION
UNTIL STOP VALVES ARE OPEN
5. INCREASE OF BEARING VIBRATION: ALARM SOUNDS AT INCREASE OF VERTICAL OR TRANSVERSE OR
AXIAL COMPONENT OF VIBRATION ON ANY BEARING OF TG SET REACHES 4.5mm/s .TRIPPING OCCURS
WITH 2 SECS TIME DELAY AT INCREASE OF VERTICAL OR TRANSVERSE COMPONENT OF VIBRATION OVER
11.2mm/s ON ANY TWO BEARINGS OF TG SET.
6. RISE IN STEAM TEMPERATURE AT HPT OUTLET:
7. LIVE STEAM TEMPERATURE BEFORE TURBINE FALLS BELOW 470O
C:
8. LIVE STEAM TEMPERATURE BEFORE TURBINE RISES ABOVE 565OC:
9. STEAM TEMPERATURE BEFORE IV FALLS BELOW 500O
C:
10. STEAM TEMPERATURE BEFORE IV RISES ABOVE 593O
C:
11. MOT LEVEL LOW-LOW:
12. DRIP LEVEL HIGH-HIGH IN ANY HPH:
13. ANY FAILURE IN TURBNE CONTROL SYSTEM ELECTRONICS:
14. GENETERATOR PROTECTION:
15. FIRE PROTECTION OPERATED:
16. EPB PRESED.
TURBINE LUBE OILSYSTEM
 LUBRICATION OIL SYSTEM IS DESIGNED TO SUPPLY OIL TO TURBINE AND GENERATOR BEARINGS IN ALL
TURBINE PLANT OPERATION MODES AND ALSO TO PROVIDE ROTOR JACKING OIL SYSTEM AND GENERATOR
SEAL OIL SYSTEM WITH OIL.
 LUBRICATION OIL IS ISO VG 32 TYPE WITH FOLLOWING PROPERTIES:
 ABSOLUTE VISCOCITY : 16.7CENTIPOISE
 KINEMATIC VISCOSITY : 32CENTISTOKE
 SPECIFIC GRAVITY : 0.89
 SPECIFIC HEAT : 0.459Kcal/Kg Deg.C
 FLASH POINT : 180O
C
 FIRE POINT : 240O
C
 DEGREE OF CLEANLINESS : 16/13 ISO 4406
 PERMISSIBLE SUSPENDED PARTICLE SIZE : 25 MICRON
 WATER CONTENT : <10PPM
 LUBE OILTANK IS MADE OF STAINLESS STEEL AND HAVING A CAPACITY OF 58m3
. PROVISION IS MADE FOR OIL
TREATMENT INSIDE THE TANK BY PROVIDING TWO ROWS OF FLAT GRIDS WITH MESH DIMENSIONS 0.25mm
LOCATED INSIDE THE TANK WHICH DIVIDES THE TANK INTO DIRTY AND CEAN COMPARTMENTS. THE AIR
SEPARATOR CONSISTING OF TILTED METAL PLATES SET IS INSTALLED TO SEPARATE THE AIR DISSOLVED IN
OIL.
 THE OIL TANK HAS ATTACHMENTS FOR OIL DRAINING TO OIL TREATMENT PLANT FOR SLUDGE DRAIN AND TO
EMERGENCY TANK INCASE OF FIRE.
 NORMAL OPERATING LEVEL IS 600mm FROM TANK TOP COVER.ALARM IS AT 500mm AND TURBINE TRIP IS
THERE AT 400mm.
 4 NOS OF LUBE OIL PUMPS (SINGLE STAGE CENTRIFUGAL) ARE INSTALLED VERTICALLY ABOVE THE TANK .2
PUMPS (AUXILLIARY OIL PUMP) ARE ac MOTOR DRIVEN AND 2 PUMPS ARE dc (EMERGENCY OIL PUMP) MOTOR
DRIVEN.
 ONE PUMP WITH ac MOTOR IS CONTINUOUS RUNNING AND OTHER IS KEPT STANDBY.
 EACH ac PUMP IS HAVING A DISCHARGE CAPACITY OF 300m3
/hr A DISCHARGE PRESSURE OF 4.3KSC.
 EOP WLL START IN CASE OF LOSS OF AC.EACH EOP IS HAVING A DISCHARGE CAPACITY OF 250m3
/hr AND A
DISCHARGE PRESSURE OF 2 KSC.FOR HIGHIER RELIABILITY EOP DELIVERS OIL DIRECTLY TO THE BEARING
BYPASSING COOLER AND THROTTLE VALVE.
TG LUBE OIL SUPPLY SYSTEM
TG LUBE OIL SYSTEM
TG LUBE OIL SYSTEM
 Turbine oil is ISO VG 32
 KV 20-23 CST at 500
C
 Acidity Number < 0.05 mg KOH/r
 Viscosity index > 90
 Bearings
 HPT Front N1
 HPT Rear N2
 IPT Front (TB) N3
 IPT Rear N4
 LPT-1 Front N5
 LPT-1 Rear N6
 LPT-2 Front N7
 LPT-2 Rear N8
 Generator Front N9
 Generator Rear N10
 Exciter Front N11
 Exciter Rear N12
TG LUBE OIL SYSTEM
• DC Lube oil pump 1 No.
Equipment Capacity (m3
/hr) Head (Ksc)
AC Lube oil pump 300 4.3
DC Lube oil pump 250 2.0
• NRV & Isolation valve in each Lube oil pump
discharge line
• Oil first goes to duplex filter instead of cooler
• Coolers Bypass line with isolating valve
• Hydraulic Pressure control valve maintains the
pressure at the center shaft level at 1.2 Ksc
• PCV Bypass with throttling orifice which provides
lubrication even at fully closed control valve
TG LUBE OIL SYSTEM
 Oil is first delivered to bearing brasses through emergency
tanks located on bearing cap
 Emergency tanks capacity in m3
 N1 0.43
 N2 0.35
 N3 0.75
 N4 0.44
 N5 0.44
 N6 0.44
 N7 0.44
 N8 0.44
 N9 0.5
 N10 0.44
 N11 0.1
 N12 0.1
TG LUBE OIL SYSTEM
 Lube oil temperature control by control station in the ECW inlet line
to Lube oil coolers
 View glasses in the oil return line from each bearing
 MOT Capacity 58 m3
 Duplex filters fineness 25 µm
 Provision is made for oil cleaning by delivering a portion of oil from
the oil pressure pipe to the oil tank through the fine cleaning filter
with fineness of 12-15 µm
 Fresh oil is filled through the above filter only
 Oil recirculation pump to purify the oil
 Electrical oil heater of 152 KW capacity is provided for the
preliminary oil warming in the lubrication oil tank before turbine start
up by running the oil recirculation pump
 Oil draining to Emergency lube oil tank in case of emergency with
MOV
TG LUBE OIL SYSTEM
 Oil trap at the suction of the vapor extractor fans
 Oil trap drain to lubrication oil tank
 Jacking oil pumps suction also given from lube oil discharge header after coolers &
before control valve
TG JACKING OIL AND BARRING GEAR SYSTEM
Barring gear & Jacking oil system
 Automatic barring gear engagement at the rotor stop and
barring gear disengaging at the start-up
 High pressure oil supply for bearing inserts oil jacking
 Barring speed 1.05 rpm
 Motorized barring gear
 Torque transfer from the barring gear motor to the turbine
shaft is carried out via three stage reducer and free wheel
clutch
 Reduction gear first stage shaft end mounts special handle for
hand barring
 Normal source for jacking oil pumps suction is from lube oil
pumps discharge header after coolers
 JOP discharge pressure: 120 Ksc
Barring Gear & Jacking oil system
 Dozing devices at each bearing of the Turbine & Generator which
contain strainer, NRV, orifice & isolation valve
 Bearing jacking oil is supplied via separate lines for oil jacking of inserts
of bearing no: 4-9
 Stand-by bearing insert oil jacking pump is not provided as the
system is designed to realize auxiliary functions at turbine start-
up. If this pump does not start when it is required then also the
turbine can be operated normally without any bearing damage
and disturbance of turbine operation
 Each bearing insert jacking oil line is equipped with orifice only
 Both pumps cut in/cut out is 1500/1500
 Barring gear cut in/cut out is 1500/1500
Barring Gear & Jacking oil system
 Bearing Insert Oil Jacking Pump is started automatically, if the rotor neck
displacement becomes more than 0.1 mm relative to the insert of any of
bearings No. 4,…9 provided that the oil pressure to rotor jacking is higher
than 45 kg/cm2 or the turbine rotor rotational speed is higher than 1500 rpm
 Pump is stopped automatically, with time delay of 30 seconds, if the rotor neck
displacement is less than 0.1 mm relative to the insert of bearings No. 4-9
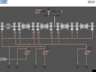
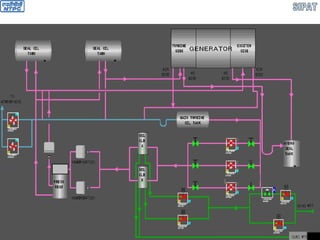
GENERATOR SEAL OIL SYSTEM
GENERATOR SEAL OIL SYSTEM
 Seal oil pumps suction from MOT
 No Hydrogen side seal oil pump
 Pumps re-circulation line directly to MOT
 Coolers bypass valve
 Magnetic filters 2 No. (1W+1SB)
 NRV in the seal oil line after filters
 DPR
 DPR bypass manual control valve
GENERATOR SEAL OIL SYSTEM
 Damper tanks 2 No.: 1 for TE & 2 for EE, designed for
oil supply to front and back generator shaft seals with
drop, specified by the height of damper tank
installation, and also to seal at short-time interruption in
oil supply, at the moment of automatic transfer from
working pump to standby and at generator runback with
generator shaft seal pumps switched off
 View glasses in return oil lines
 Float hydraulic seal functions as SOT
 Hydraulic seal overflows in to return oil header
 No SOST
 Provision of trap upstream of fans
 Fans suction is from return oil header
GENERATOR STATOR WATER COOLING SYSTEM
STATOR WATER COOLING SYSTEM
 Water tank not on the generator
 Ejector to make vacuum over the water tank to prevent air ingress
 Ejector cooling by auxiliary cooling water
 Air venting of Generator through Gas trap connected from winding
inlet and outlet headers
 Gas trap to determine hydrogen present which will be extracted from
trap cap to gas analyzer
 Coolers bypass valve
 Ion exchanger-1 contains anion & cat ion in H-OH form to maintain
conductivity
 Ion exchanger-2 contains anion & cat ion in Na-OH form to maintain
Ph if it decreases below 8
 Ion exchanger-1 first will be put in to service for reducing dissolved
oxygen below 5.0 µs/cm and then it will be put out of service. Then
Ion exchanger-2 will be put in to service to increase the Ph value. If
conductivity increases above 12.5 µs/cm, Ion exchanger-2 to be
stopped
STATOR WATER COOLING SYSTEM
 Control valves at the inlet of individual Ion exchanger
circuits
 DM water flow through ion exchanger is 1.5 to 2.0 m
 No NAOH dozing system
 Ion exchangers separate bypass lines
 Mechanical filter at the inlet of Ion exchanger circuit
 Dissolved oxygen analyzer & Ph analyzer
 Winding inlet valve for flow adjustment
 Winding outlet valve for pressure adjustment
 Normal make up from DM make up line & emergency
make up line from CST
 Filter in the common make up line
 Control station in the common make up line
GENERATOR GAS SUPPLY SYSTEM
GENERATOR GAS SUPPLY SYSTEM
 Two Hydrogen manifolds to connect 16 cylinders each
 Direct acting Pressure regulator installed on cylinder connecting line to Manifold header to
reduce the Hydrogen pressure from 175 Ksc to 10 Ksc
 Total Pressure regulators 32
 Safety valve on each manifold header which operates when the Hydrogen pressure in the
manifold exceeds 10.5 Ksc
 MOV & NRV in each manifold header
 Three CO2 manifolds to connect 17 cylinders each
 Each manifold header contains MOV, NRV & Isolation valve
 MOV with manual bypass valve at the inlet of CO2 heater
 CO2 heater is steam heated
 Steam source is from auxiliary steam system
 Steam parameters: 15 Ksc & 210 0
C
 MOV in the steam inlet line
 Steam exhaust will go to FWSV Dish flash tank
 Manifold header pressure is 175-20 Ksc
 Control station with Pressure regulator provided D/S of heater to maintain a pressure of 2.0-
2.2 Ksc with manual bypass valve
 SV installed D/S of pressure regulator operates if the pr > 5.0 Ksc
 Capacity of one cylinder 50 lit
GENERATOR GAS SUPPLY SYSTEM
 One Hydrogen manifold is in operation under normal operating conditions
 If the pr decreases below < 10 Ksc, an alarm will come and operator connects the
standby manifold and disconnects the first manifold
 Two CO2 manifolds are in operation under normal operating conditions
 If the pr decreases below < 20 Ksc, an alarm will come and operator connects the
standby manifold and disconnects the first manifold
 Provision is given for emergency removal of hydrogen from generator itself by
providing a line with one manual isolating valve & 2 No. MOV
FLASH TANKS
 DRAINS FROM THE TURBINE AND STEAM LINES ARE REMOVED TO TWO HP DRAIN FLASH TANKS - A
(10MAL10BB001) AND B (10MAL20BB001) AND ONE LP DRAIN FLASH TANK (10MAL30BB001)
 BOTH THE HP FLASH TANKS ARE HAVING A CAPACITY OF 2.6m3
. LP DRAIN FLASH TANK IS ALSO HAVING A
CAPACITY OF 2.6m3.
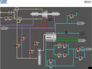
CONDENSER
 Design LMZ
 Design CW Flow 64000 m3
/hr
 Vacuum 77 mm Hg (abs) at 33 0
C
89 mm Hg (abs) at 36 0
C
 No. of passes 1
 Total no. of tubes 22.225 (OD)x0.71 (t) - 29920
22.225 (OD)x1.00 (t) - 2080
 Tube material ASTM A-249 TP 304
 Rated TTD 3.40
C
 DT of CW 100
C
CONDENSATE EXTRACTION PUMP
 Design flow rate 238.75 Kg/s
 Discharge pressure 32.15 Ksc
 Shut off head 395 m
 Pump speed 1480 rpm
 Power input 972.3 KW
 No. of stages 6
 Type of first stage impeller double entry
 Depth 7.43 m
DE-AERATOR
 Design Pressure 13 Ksc
 No. of trays 896
 Spray valves 132
 Design temp for D/A 395 0
C
 Design temp for FST 250 0
C
DRIP PUMP
 Design flow rate 324.509 TPH
 Discharge pressure 43 ata
 Shut off head 306.7 m
 Pump speed 1486 rpm
 Power input 310.1 KW
 No. of stages 5
 Type of first stage impeller centrifugal, single entry
 Depth 1090 mm
MDBFP
 Pump flow 769.950 TPH
 Suction temp 186.2 0
C
 BP Suction pr. 14.05 ata
 BFP Suction pr. 21.01 ata
 BFP Discharge pr.335.78 ata
 BFP Discharge temp. 187.9 0
C
 BP Discharge pr. 22.01 ata
 Shut off head 4830 m
 BFP Speed 6275 rpm
 BP Speed 1490 rpm
 Normal R/C flow 220 TPH
 HC Rated O/P Speed 6505 rpm
 Outer casing type barrel
 No. of stages 7
 BFP warm up flow15 TPH
TDBFP
 Pump flow 1283.14 TPH
 Suction temp 186.2 0C
 BP Suction pr. 14.10 ata
 BFP Suction pr. 28.24 ata
 BFP Discharge pr. 335.83 ata
 BFP Discharge temp. 187.8 0C
 BP Discharge pr. 29.06 ata
 Shut off head 4580 m
 BFP Speed 4678 rpm
 BP Speed 2098 rpm
 Normal R/C flow 365 TPH
 HC Rated O/P Speed 6505 rpm
 Outer casing type barrel
 No. of stages 7
 BFP warm up flow 20 TPH
TDBFP GOVERNING SYSTEM
GOVERNING SYSTEM
 PARTS OF GOVERNING SYSTEM
 Hydraulic Accumulator (HA)
 Remote switch (RS)
 Lubrication system pressure relay (LSPR)
 Trip Gear (TG)
 Stop valve (SV)
 Governor valve 1 (GV1)
 Governor valve 2 (GV2)
 Cut off pilot valve (COPV)
 Electro mechanical converter (EMC)
 Electro mechanical converter position transducer (ECPT)
 Electronic control part (ECP)
 Servo motor (S)
 Governor valves position transducer (GVPT)
TDBFP TURBINE
 Number of stages 9
 Casing Split
 Steam admission Dual
 Steam pressure at inlet 20.82 ata
 Steam temperature at inlet 469 0
C
 Turbine operating speed 4678 rpm
 Steam consumption 61.4 TPH
 Steam pressure at exhaust 0.128 ata
 Turning gear speed 15 rpm
 Type of governing system Electro-Hydraulic
 Over speed type trip Centrifugal + electrical
 JOP Not required
 Lube oil tank capacity 10.97 m3
 Lube oil Same as main turbine
TDBFP CONDENSER
 CW flow 3000 TPH
 Vacuum in the condenser 0.128 Ksc (abs)
 Total no. of tubes 3312
 Tube OD and thickness 22.225x1.06 mm
 No. of water passes 2
 Tube material ASTM A-249 TP321
TDBFP LUBE OIL SYSTEM
TDBFP EXTRACTION SYSTEM
TDBFP CONDENSATE SYSTEM
ACW SYSTEM
ACW SYSTEM
 Suction header is from all the 4 CW inlet lines to condensers
 MOV at Suction header from CW line
 MOV at SCS inlet
 MOV at PHE inlet & outlet
 Supply to
 Ejector of Stator water cooling system
 TDBFP vacuum pumps (4 No.)
 Main turbine vacuum pumps (1 No. extra)
 MOV at return header to CW line
TURBINE VACUUM SYSTEM
TURBINE HEATING FLANGES SYSTEM
AUXILIARY STEAM SYSTEM
CONDENSATE SUPPLY SYSTEM TO EXT NRVS
EXHAUST HOOD SPRAY
FEED WATER SYSTEM
TDBFP-A FEED WATER SYSTEM
MDBFP FEED WATER SYSTEM
LP DOZING & OXY TREATMENT SYSTEM
HP BYPASS SYSTEM
LP BYPASS SYSTEM
Turbo generator & its auxiliaries

Turbo generator & its auxiliaries

  • 1.
    A PRESENTATION ON660MW TURBO- GENERATOR ,ITS AUXILIARIES AND ASSOCIATED SYSTEMS OF STAGE – I OF SIPAT SUPER THERMAL PROJECT
  • 2.
  • 3.
     LMZ (LENINGRADSKYMETALLICHESKY ZAVOD)  K STANDS FOR KLAPAN LTD.,BULGARIA WHICH SUPPLIES TURBINE,NOZZLES,DIAPHRAGMS, SEALS,BLADES ETC.
  • 4.
    GENERAL INFORMATION  TGDECK IS VIS SUPPORTED AND HAS 26 CONCRETE COLUMNS (T1 – T26).  TG HALL IS CONSTITUTED OF 3 MAINS ROWS OF COLUMNS – A,B ,C ROW AND TWO BAYS – AB BAY AND BC BAY. THE WIDTH OF AB BAY IS 36m AND BC BAY IS 12m  CONDENSER TUBE BANKS (CW PATH) HAS AN INCLINATION OF 40 .  THERE ARE TWO MAIN EOT CRANES FOR TG HALL.EACH EOT CRANE IS HAVING A CAPACITY OF 200t FOR MAIN HOIST AND 20t FOR AUXILIARY HOIST. 35.5m IS THE MAXIMUM VERTCAL DISTANCE A HOIST CAN TRAVEL.TANDEM OPERATION OF TWO EOT CRANES ARE ALLOWED.
  • 10.
    RATED CONDITIONS  LOAD: 660MW  BEFORE HP STOP VALVE  STEAM PRESSURE : 247KSC  STEAM TEMPERATURE : 5370 C  STEAM FLOW : 2023.75T/HR  AFTER HPC  STEAM PRESSURE : 48KSC  STEAM PRESSURE : 298.710 C  BEFORE IP STOP VALVE  STEAM PRESSURE : 43.2KSC  STEAM TEMPERATURE : 5650 C  STEAM FLOW TO REHEATER : 1681.12T/HR.  DESIGN CONDENSER PRESSURE : 0.105KSC (abs.)  COOLING WATER FLOW : 64000M3 /HR  FINAL FEED WATER TEMP. : 286.350 C  FREQUENCY RANGE : 47.5 – 51.5 Hz
  • 11.
    STEAM TURBINE  Generatorrated speed 3000 rpm  Generator manufacturer Electrosila  No. of bleedings 8  Length of the turbine 36.362 m  No. of stages  HPT 17  IPT 11x2  LPT-1 5x2  LPT-2 5x2  Total 59
  • 12.
    STEAM TURBINE  Parameters Pr. Before HPC SV 247.0 Ksc  Temp. before HPC SV 537.0 0 C  Steam flow 2023.75 TPH  Pr. After HPC 48.0 Ksc  Temp. after HPC 298.71 0 C  Pr. Before IP SV 43.2 Ksc  Temp. before IP SV 565.0 0 C  Steam flow to reheat 1681.12 TPH  Design Cond pr. 0.105 Ksc  CW flow 64000 TPH  Final FW Temp. 286.35 0 C
  • 13.
    STEAM TURBINE  TurbineGoverning system  Mode of Governing Nozzle  Type E/H  Control fluid Firequel-L make Supresta-USA  Normal Operating Pr. 50 Ksc  Capacity 600 lpm  Fluid pump motor rating 200 KW  Filter material Ultipor  Mesh size 25 µ
  • 14.
    STEAM TURBINE  Lubeoil system  Lube oil Tn-22C Russia Mobil DTE Oil light Teresso 32 In accordance with ISO VG 32  Absolute viscosity 16.7 Centipoise  Kinematic viscosity -32 Centistokes  Specific gravity 0.89  Flash point 180 0 C  Fire point 240 0 C  Oil requirement per bearing  N1 200 lpm  N2 200 lpm  N3 450 lpm  N4 280 lpm  N5 350 lpm  N6 350 lpm  N7 350 lpm  N8 350 lpm  N9 600 lpm  N10 600 lpm
  • 15.
    STEAM TURBINE  Lubeoil system  Total oil system capacity 52000 lit  Full volume of oil tank 58000 lit  Material of tank SS  Normal lube oil pressure 1.2 Ksc  Oil temp at inlet of bearings  Normal 55 0 C  Maximum 59 0 C  Piping SS  Seal steam system  Source of gland sealing system  During normal operation End glands of HPC & IPC  During low load operation End glands of HPC & IPC + AS  Quantity of seal steam required 3.54 TPH  Seal steam pressure at turbine glands 1.1-1.2 Ksc  Seal steam temperature at turbine glands 160 0 C
  • 16.
    TURBINE SEAL STEAM •TWOHEADERS OR COLLECTORS ARE THERE i.e. HOT COLLECTOR AND COLD COLLECTOR. •INITIAL SOURCE OF STEAM SUPPLY IS APRDS (UNIT HT,16KSC,310O C). •PRESSURE AND TEMPERATURE OF COLD HEADER OR COLLERTOR ARE 1.1TO1.15 KSC ABSOLUTE AND 140TO 180O C RESPECTIVELY. •PRESSURE AND TEMPERATURE OF HOT HEADER OR COLLERTOR ARE 1.1TO1.15 KSC ABSOLUTE AND RESPECTIVELY.
  • 17.
    STEAM TURBINE  TurbineProtection  Over speed trip 110-112 %  Low lube oi pressure 0.3 (g) Ksc  Low vacuum trip 0.3 (abs) Ksc  Thrust bearing excessive wear trip +1.2/-2.0 mm  Pressure relief diaphragm setting 1.2 (abs) Ksc
  • 18.
    STEAM TURBINE  Materialsof construction  HP Outer casing 15Cr1Mo1V  HP blade/carrier casings 15Cr1Mo1V  IP Outer casing 15Cr1Mo1V  LP inner casing Steel 3  LP Outer casing Steel 3  HP Shaft 25Cr1Mo1V  IP Shaft 25Cr1Mo1V  LP Shaft 26CrNi3Mo2V  Moving blades  HPT first stage blades 18Cr11MoNiVNb (1-5)  HPT other stages 15Cr11MoV (6-17)  IPT first stage 18Cr11MoNiVNb (1-3)  IPT other stages 15Cr11MoV (4-11)  LPT last stage 13Cr11Ni2W2MoV  LPT other stages 20Cr13 (1-2)  LPT other stages 15Cr11MoV (3-4)
  • 19.
    STEAM TURBINE  Fixedblades  HPT first stage 18Cr11MoNiVNb (1-5)  HPT other stages 15Cr11MoV (6-17)  IPT first stage 18Cr11MoNiVNb  IPT other stages 15Cr11MoV  LPT first stage 12Cr13 (1-4)  LPT Other stages 08 Cr13 (5)  Number of stages  HPT  Impulse stages 1  Reaction stages 16  IPT  Impulse stages 22  Reaction stages 0  LPT  Impulse stages 20  Reaction stages 0  All rows of blades are integrally shrouded
  • 20.
    STEAM TURBINE  No.of HP Stop valves 2  No. of HP Control valves 4  Type of control valve unit Block united  No. of IP Stop valves 2  No. of IP Control valves 4  Type of control valves Separate  No. of Journal bearings for turbine 8  No. of Journal bearings for Gen 4  No. of thrust cum journal bearing 1  Type of thrust bearing Tilting  Type of journal bearing 6-Fixed & 2-Tilting pad  Material of bearing shell Alloy steel  Type of lining Babbit  LPT diaphrams 4 
  • 21.
    STEAM TURBINE  Turbinemodel No K-660-247  Generator model No TBB-660-2T3  Strainers are installed in the steam chests of the stop valves  In HPT, having passed the control stage and 8 stages which generate left jet of steam (from generator towards front bearing) steam changes its direction 180° and flows between internal and external cylinders to 8 stages of right jet (towards generator)  In CRH lines, NRV has a bypass with electric valve and control valve to enable counter flow mode of HPT with the aim of warming up of cylinder and high pressure cross over pipes at turbine start up and cold condition  HPT has nozzle steam distribution system  IPT has throttle steam distribution system  On each upper half (cover) of low pressure cylinder four membrane type relief valves are installed which are activated when the absolute pressure in exhaust nozzles rises up to 1.35 –1.4 Ksc absolute
  • 22.
  • 23.
    TO 2nd CHAMBER EXHAUST TOBLED STEAM TO D/A TO BLED STEAM TO LPH # 4 TO HOT SEAL STEAM HEADER TO GSC HPT HPT SEAL STEAM CONNECTION 1ST CHAMBER 2ND CHAMBER
  • 24.
    TO COLD SEALSTEAM HEADER TO GSC IPT IPT SEAL STEAM CONNECTION
  • 25.
    FROM COLD SEALSTEAM HEADER TO GSC LPT LPT SEAL STEAM CONNECTION
  • 26.
     IN HIGHPRESSURE DRAINAGE EXPANSION TANK A VALVES IN DRAINAGE COLLECTORS FROM EXTRACTION STEAM PIPES TO HPHs (10MAL20AA110, 10MAL20AA120, 10MAL20AA140) AND IN LOW PRESSURE DRAINAGE EXPANSION TANK VALVES IN DRAINAGE COLLECTORS FROM EXTRACTION STEAM PIPES TO LPHs(10MAL30AA110, 10MAL30AA120) CLOSE AUTOMATICALLY IF TURBINE LOAD INCREASES OVER 200MW AND AT THE SAME TIME ALL VALVES ARE OPEN IN THE CORRESPONDING STEAM EXTRACTION FROM THE TURBINE TO HPHs AND LPHs.  VALVES IN DRAINAGE PIPES OF HPBP AND LPBP (10MAL30AA107, 10MAL30AA108) CLOSE AUTOMATICALLY IF TURBINE LOAD INCREASES OVER 30MW.
  • 27.
    CONTROL FLUID SYSTEM FIRE RESISTANT SYNTHETIC HYDRAULIC FLUID FYRQUEL – L MANUFACTURED BY “SUPRESTA” IS USED AS OPERATING FLUID.ITS SELF IGNITION TEMPERATURE IS ABOUT 740O C.  OPERATING PRESSURE IS APPROXIMATELY 50KSC.  OPERATING TEMPERATURE IS 45-55O C.  CONTROL OIL SUPPLY UNIT CNSISTS OF A RESERVOIR (10MAX10BB001)OF CAPACITY 7.0m3 ,2NOS.OIL COOLERS(10MAX10AC001,10MAX10AC002),DE-AERATOR,MESH FILTER,FINE FILTER(10MAX18AT001),DUPLEX FILTER(10MAX14AT001) AND 2 NOS. OF VERTICALLY MOUNTED CENTRIFUGAL PUMPS(10MAX11AP001,10MAX12AP001) DRIVEN BY AC MOTOR (1W+1S).EACH PUMP IS HAVING A CAPACITY OF 36m3 /h AND DISCHARGE PRESSURE IS 50KSC.  CONTROL FLUID RESERVOIR IS SEPERATED BY TWO NUMBERS OF TANDEM MESHES OF CELL SIZE 0.25mm INTO TWO SECTIONS ,DIRTY AND CLEAN. DE- AERATOR IS INSTALLED INSIDE THE RESERVOIR INFRONT OF MESHES AND IT CONSISTS OF SLOPING PLATE ASSEMBLY.  CF FINE FILTER FOR REMOVING MECHANICAL IMPURITIES IS INSTALLED IN RESERVOIR. DURING NORMAL OPERATION CF IS SUPPLIED TO THE FINE FILTER THROUGH AN ORIFICE OF DIAMETER 4mm FROM UNSTABILIZED PRESSURE LINE VIA VALVE 10MAX18AA501 . AFTER THAT IT IS DISCHARGED IN THE DIRTY CHAMBER OF THE RESERVOIR. WHEN TURBINE IS STOPPED CF IS SUPPLIED TO THE FINE FILTER WITH THE HELP OF ANOTHER PUMP (CF TRANSFER PUMP,10MAX19AP001,CAPACITY 4m3 /hr, AND DISCHARGE PRESSURE 25KSC) VIA VALVES 10MAX19AA503 AND10MAX19AA504 FOR FILTERING PURPOSE KEEPING MAIN PUMPS IN OFF CONDITION.
  • 28.
     OIL PURIFICATIONIS CONTINUOUS DUE TO FILTERING OF ITS PART VIA CONCURRENTLY MOUNTED WORKING FILTER CARTRIDGES INSTALLED INSIDE THE FINE FILTER HOUSING.  FILTER CARTRIDGES DESIGN ALLOWS USAGE OF DIFFERENT FILTERING MATERIAL.  METAL SEMI-PINCEBECK MESH WITH FILTERING DEGREE OF 70 MICRONS TO FLUSH SYSTEM AFTER INSTALLATION OR MAINTENANCE.  FILTER BELTING FABRIC WITH FILTERING DEGREE 30 – 40 MICRONS FOR PRIMARY REFINING DURING TURBINE OPERATION.  FILTERING ELEMENTS MANUFACTURED BY ”PALL” WITH FILTERING DEGREE 12 MICRONS FOR CONTINUOUS OIL FILTERING DURING TURBINE OPERATION.  OCCURRENCE OF PRESSURE OF 0.1 TO 0.3KSC IN FILTER HOUSING WITHIN 1-3 HOURS SHOWS CORRECT ASSEMBLY OF FILTER AND ITS PROPER OPERATION.  IT IS NECESSARY TO SWITCH OFF THE FINE FILTER AND REPLACE FILTERING ELEMENTS IF PRESSURE IN FILTER HOUSING RISES UPTO 2KSC.WHICH SHOWS CONTAMINATION OF FILTER FABRIC.  INSIDE FILTER HOUSING THERE IS A RELIEF VALVE BYPASSING FLUID BESIDES FILTER CARTRIDGES WHEN THEY ARE CONTAMINATED AND PRESSURE RISES UPTO 5KSC.  AN OIL LEVEL GAUGE WITH ALARM SYSTEM WHISKERS (10MAX10CL001,10MAX 10CL002) IS PROVIDED IN THE CLEAN SIDE OF THE RESERVOIR.  NORMAL OPERATING LEVEL IS 700mm FROM THE UPPER COVER (30 GRADUATION OF L.G.) AND THE AMOUNT OF CF IS 2.5m3
  • 29.
     MAXIMUM ALLOWALABLEUPPER LIMIT (WITH CF PUMPS IN STOPPED CONDITION) IS 150mm FROM THE UPPER COVER (85 GRADUATION OF L.G.) AND MINIMUM OPERATING LEVEL IS 800mm (20 GRADUATON OF L.G.) FROM THE UPPER COVER.  CF PUMP STOPS AUTOMATICALLY INCASE OF RESERVOIR OIL LEVEL LOW-LOW.  FOR VISUAL OVSERVATION OF OIL LEVEL ,LEVELGLASSES HAVE BEEN PROVIDED IN THE BOTH SIDES (DIRTY AS WELL AS CLEAN).  DIFFERENTIAL PRESSURE SWITCH (10MAX10CP001) HAS BEEN PROVIDED TO WARN ABOUT INCREASE IN PRESSURE DIFFERENCE IN SIDE THE MESH FILTER. ALLOWABLE DIFFERENCE IN MESHES DOESNOT EXCEED 150mm.  THE STANDBY CF PUMP STARTS WHEN THE RUNNING ONE TRIPS OR SYSTEM PRESSURE DROPS TO 36KSC.  IT TAKES 2 MINS FOR THE SYSTEM TO GET PRESSURIZED.  IF SYSTEM PRESSURE DROPS TO 20KSC (10MAX14CP001) AND STOP VALVES START CLOSING ,THE OPEARTING PUMP WILL STOP AND NO SIGNAL WILL BE GENERATED TO START THE STAND BY PUMP (SENSING OIL LEAKAGE).  CF PUMP ALSO TRIPS ON FIRE PROTECTION.  DUPLEX FULL PASSAGE FILTER WITH FILTERING DEGREE 20-25MICRONS IS INSTALLED IN GENERAL PRESSURE COLLECTOR OF CONTROL SYSTEM.IF PRESSURE DIFFERENCE (10MAX14CP301,10MAX15CP301) ACROSS THE RUNNING FILTER REACHES 0.8KSC,THE STANDBY FILTER HAS TO BE TAKEN INTO SERVICE.
  • 30.
     2 NOS.OFCF COOLERS (A&B) ARE INSTALLED IN THE CF SUPPLY LINE BEHIND THE DUPLEX FILTER. THESE COOLERS ARE DOUBLE PASS (BY WATER) SURFACE HEAT EXCHANGERS WITH TUBULAR DESIGN ,WATER STREAM FLOWS INSIDE THE TUBES AND CONSIST OF 148 TUBES OF SIZE 16X1500mm AND HEAT EXCHANGE AREA 25m2 .CF FLOWS FROM TO DOWNARD.  COOLERS ARE DESIGNED FOR A MAXIMUM COOLING WATER PRESSURE OF 10 ± 0.5KSC AND CF PRESSURE OF 68.7 ± 0.5KSC.CF FLOW RATE TO EACH COOLER IS 50m3 /hr AND PRESSURE DROP IS 0.2KSC. CW FLOW RATE TO EACH COOLER IS 80m3 /hr AND PRESSURE DROP IS 0.194KSC.  FOR HYDRODYNAMIC FLUSHING OF PIPELINES DURING MAINTENANCE,THERE IS A BYPASS VALVE (10MAX14AA501)TO THE COOLERS WHICH SHOULD BE CLOSED AND SEALED DURING ROUTINE OPERATION.  IN THE INPUT AND OUTPUT TO THE COOLERS CF LINE IS PROVIDED WITH TRIPLE-PASS SWITCHING OVER VALVES WHICH PREVENT FALSE ACTIVATION OF BOTH COOLERS.  CF TEMPERATURE IS MAINTAINED (48-52O C)BY COOLING WATER FLOW VARIATION WITH THE HELP OF A FLOW CONTROL STATION CONSISTING OF A PNEUMATIC CONTROL VALVE (10PGM20AA001) AND A BYPASS MOTORIZED CONTROL VALVE(10PGM20AA002).IN CASE TEMPERATURE RISES TO 55O C (10MAX14CT001,10MAX14CT002),MOTORIZED BYPASS VALVE OPENS TO MAINTAIN THE CF TEMPERATURE. THE MAXIMUM LIMIT OF CW TEMPERATURE AT COOLER INLET IS 37O C.IF CW TEMPERATURE IS BELOW 36O C ONE COOLER CAN BE PUT OUT OF OPERATION.
  • 31.
     CF SUPPLYTO CONTROL UNITS IS CARRIED OUT BY TWO PRESSURE COLLECTORS OF STABILIZED AND UNSTABILIZED PRESSURE.  CF IS SUPPLIED TO UNSTABILIZED PRESSURE COLLECTOR THROUGH AN ORIFICE OF SIZE 22mm. STOP AND CONTROL VALVE ACTUATORS ARE FED FROM THIS COLLECTOR.  INTO STABILIZED PRESSURE COLLECTOR WHICH FEEDS OIL TO ALL CONTROL DEVICES,CF IS SUPPLIED FROM THE SECTION BETWEEN PUMPS AND THE ORIFICE.  DUE TO THE ARRANGEMENT MENTIONED ABOVE ,THE PRESSURE VARIATION IN UNSTABILIZED PRESSURE COLLEECTOR CAUSED BY INCREASE IN CF CONSUMPTION WITH OPEN ACTUATORS AFFECTS IN A LESS DEGREE PRESSURE VARIATION IN STABILIZED PRESSURE COLLECTOR.  SPRING-WEIGHT ACCUMULATOR (10MAX20BB001) IS CONNECTED TO UNSTABILIZED PRESSURE COLLECTOR TO PREVENT DECREASE IN FORWARD PRESSURE IN CASE OF LOSS AC SUPPLY TO THE PUMPS FOR 5- 7SECS OR DURING PUMP CHANGE-OVER.  THE SETTING OF FLUID PRESSURE LEVEL (45KSC) TO BE ENSURED BY THE ACCUMULATOR IS DETERMINED BY A WEIGHT WHICH IS CONCRETE FILLED IN THE SITE.  ONE NRV IS INSTALLED IN THE LINE CONNECTING THE ACCUMULATOR TO THE UNSTABILIZED PRESSURE COLLECTOR. ACCUMULATOR IS FILLED WITH THE CF THROUGH AN ORIFICE OF SIZE 5mm INSTALLED IN THE BYPASS LINE OF THE NRV.  TWO EXHAUST FANS (1W+1S) ,10MAX21AN001,10MAX21AN002 (CAPACITY OF 3200m3/hr AT A HEAD OF 5-20mm OF WATER COLUMN) ARE ALSO INSTALLED TO REMOVE CF VAPOUR FROM CF RESERVOIR AND SYSTEM.  THE EXHAUSTER SWITCHES ON AUTOMATICALLY WHEN CF PUMP STARTS AND SWITCHES OFF AUTOMATICALLY WITH 15mins TIME DELAY AFTER THE STOPPING OF CF PUMP AND CF SYSTEM PRESSURE DROPS BELOW 2.0KSC.
  • 32.
     HYDRAULIC TESTOF PIPE LINES CARRIED OUT AT A PRESSURE OF 90KSC.HYDRAULIC TEST SHOULD BE CARRIED OUT AFTER ASSEMBLING,OVERHAUL AND INSPECTION.
  • 33.
  • 34.
    CONTROL FLUID SYSTEM Isolation valves on pump suction & discharge side  Pump discharge pressure 50 Ksc  Capacity 41 TPH  Stabilized pressure header supply oil to servo motors of SV & CV  Un stabilized pressure header with 22 mm orifice  Accumulator in unstabilized pressure header  CF tank capacity 6.9 m3  Duplex filter  Control fluid transfer pump to empty the CF tank  CF Temperature control by control station in the ECW line
  • 35.
    COMPONENT OF GOVERNINGSYSTEM 1. ELECTRO-HYDRAULIC CONVERTER – SUMMER – 8 NOS. 2. SUMMER – 8NOS. 3. ELECTRO-MECHANICAL CONVERTER – 8NOS. 4. GOVERNING BLOCK 1. CONTROLGEAR(AE001) – 1NO. 2. EMERGENCY GOVERNOR OR OVERSPEED GOVERNOR– 1NO. 3. TRIP SOLENOID (AA213,AA214)-2NOS. 4. TEST ELECTROMAGNETS(AA211,AA212) – 2NOS. 5. ROTATIONAL SPEED DETECTOR -3 NOS. 6. LIMITER OF PRESSURE (AA502) – 1NO. 7. SPEED TRANSDUCER – 1NO. 8. LEVER OF OVER SPEED GOVERNOR (AX201)– 1NO. 9. PILOT VALVE FOR SUPPLY (AX202) – 1NO. 5. ACCUMULATOR – 1NO. 6. OIL SUPPLY AND PURIFIER UNIT 7. SERVOMOTOR OF HPSV – 2NOS. 8. SERVOMOTOR OF HPCV – 4NOS. 9. SERVOMOTOR OF IPSV – 2NOS. 10. SERVOMOTOR OF IPCV – 4NOS. 11. SERVOMOTOR OF CRH NRV – 2NOS. 12. LOCKING PILOT VALVE (AA001,AA002,AB001,AB002)- 4NOS. 13. EX.STOP VALVE SERVOMOTOR OR ESV (10LBQ10AA101)– 1NO.
  • 36.
    DIFFERENT TYPES OFOIL 1. HEAD PRESSURE LINE (STABILIZED,50KSC,10MAX15) 2. HEAD PRESSURE LINE ( NON-STABILIZED,50KSC,10MAX15) 3. LINE OF PROTECTION (50KSC,10MAX51) 4. LINE TO COCK THE OVERSPEED GOVERNOR SLIDE VALVE (50KSC) 5. CONTROL OIL LINE TO STOP VALVE SERVOMOTORS (50KSC,10MAX16) 6. CONTROL LNE TO SUMMATORS (35KSC,10MAX17)
  • 38.
    TURBINE PROTRCTIONS 1. OUTOF TOLERANCE ROTOR OVERSPEED : ALARM AT 3300RPM AND TRIPPING AT 3360RPM 2. OUT OF TOLERANCE AXIAL DISPLACEMENT OF ROTOR:  TOWARDS FRONT BEARING BY 0.6mm (-0.6mm) -ALARM.  TOWARDS FRONT BEARING BY 1.2mm (-1.2mm) - TRIPPING.  TOWARDS GENERATOR BY 1.4mm (+1.4mm)A- ALARM.  TOWARDS GENERATOR BY 2.0mm (+2.0mm) - TRIPPING. 3. LUBRICATING OIL PRESSURE DROP: ALARM AT 0.70KSC AND TRIPPING AT 0.30KSC WITH 3SECS TIME DELAY. 4. PRESSURE RISE IN CONDENSER:ALARM AT 0.15KSC abs. AND TRIPPING AT 0.20KSC abs. PROTECTION IS INTRODUCED AUTOMETICALLY AT UNIT START-UP AFTER PRESSURE DROP IN CONDENSER LOWER THAN 0.15KSC abs. OR AT TURBINE SPEED INCREASE OVER 1500RPM. PROTECTION IS IN OPERATION UNTIL STOP VALVES ARE OPEN 5. INCREASE OF BEARING VIBRATION: ALARM SOUNDS AT INCREASE OF VERTICAL OR TRANSVERSE OR AXIAL COMPONENT OF VIBRATION ON ANY BEARING OF TG SET REACHES 4.5mm/s .TRIPPING OCCURS WITH 2 SECS TIME DELAY AT INCREASE OF VERTICAL OR TRANSVERSE COMPONENT OF VIBRATION OVER 11.2mm/s ON ANY TWO BEARINGS OF TG SET.
  • 39.
    6. RISE INSTEAM TEMPERATURE AT HPT OUTLET: 7. LIVE STEAM TEMPERATURE BEFORE TURBINE FALLS BELOW 470O C: 8. LIVE STEAM TEMPERATURE BEFORE TURBINE RISES ABOVE 565OC: 9. STEAM TEMPERATURE BEFORE IV FALLS BELOW 500O C: 10. STEAM TEMPERATURE BEFORE IV RISES ABOVE 593O C: 11. MOT LEVEL LOW-LOW: 12. DRIP LEVEL HIGH-HIGH IN ANY HPH: 13. ANY FAILURE IN TURBNE CONTROL SYSTEM ELECTRONICS: 14. GENETERATOR PROTECTION: 15. FIRE PROTECTION OPERATED: 16. EPB PRESED.
  • 40.
    TURBINE LUBE OILSYSTEM LUBRICATION OIL SYSTEM IS DESIGNED TO SUPPLY OIL TO TURBINE AND GENERATOR BEARINGS IN ALL TURBINE PLANT OPERATION MODES AND ALSO TO PROVIDE ROTOR JACKING OIL SYSTEM AND GENERATOR SEAL OIL SYSTEM WITH OIL.  LUBRICATION OIL IS ISO VG 32 TYPE WITH FOLLOWING PROPERTIES:  ABSOLUTE VISCOCITY : 16.7CENTIPOISE  KINEMATIC VISCOSITY : 32CENTISTOKE  SPECIFIC GRAVITY : 0.89  SPECIFIC HEAT : 0.459Kcal/Kg Deg.C  FLASH POINT : 180O C  FIRE POINT : 240O C  DEGREE OF CLEANLINESS : 16/13 ISO 4406  PERMISSIBLE SUSPENDED PARTICLE SIZE : 25 MICRON  WATER CONTENT : <10PPM  LUBE OILTANK IS MADE OF STAINLESS STEEL AND HAVING A CAPACITY OF 58m3 . PROVISION IS MADE FOR OIL TREATMENT INSIDE THE TANK BY PROVIDING TWO ROWS OF FLAT GRIDS WITH MESH DIMENSIONS 0.25mm LOCATED INSIDE THE TANK WHICH DIVIDES THE TANK INTO DIRTY AND CEAN COMPARTMENTS. THE AIR SEPARATOR CONSISTING OF TILTED METAL PLATES SET IS INSTALLED TO SEPARATE THE AIR DISSOLVED IN OIL.  THE OIL TANK HAS ATTACHMENTS FOR OIL DRAINING TO OIL TREATMENT PLANT FOR SLUDGE DRAIN AND TO EMERGENCY TANK INCASE OF FIRE.
  • 41.
     NORMAL OPERATINGLEVEL IS 600mm FROM TANK TOP COVER.ALARM IS AT 500mm AND TURBINE TRIP IS THERE AT 400mm.  4 NOS OF LUBE OIL PUMPS (SINGLE STAGE CENTRIFUGAL) ARE INSTALLED VERTICALLY ABOVE THE TANK .2 PUMPS (AUXILLIARY OIL PUMP) ARE ac MOTOR DRIVEN AND 2 PUMPS ARE dc (EMERGENCY OIL PUMP) MOTOR DRIVEN.  ONE PUMP WITH ac MOTOR IS CONTINUOUS RUNNING AND OTHER IS KEPT STANDBY.  EACH ac PUMP IS HAVING A DISCHARGE CAPACITY OF 300m3 /hr A DISCHARGE PRESSURE OF 4.3KSC.  EOP WLL START IN CASE OF LOSS OF AC.EACH EOP IS HAVING A DISCHARGE CAPACITY OF 250m3 /hr AND A DISCHARGE PRESSURE OF 2 KSC.FOR HIGHIER RELIABILITY EOP DELIVERS OIL DIRECTLY TO THE BEARING BYPASSING COOLER AND THROTTLE VALVE.
  • 42.
    TG LUBE OILSUPPLY SYSTEM
  • 43.
  • 44.
    TG LUBE OILSYSTEM  Turbine oil is ISO VG 32  KV 20-23 CST at 500 C  Acidity Number < 0.05 mg KOH/r  Viscosity index > 90  Bearings  HPT Front N1  HPT Rear N2  IPT Front (TB) N3  IPT Rear N4  LPT-1 Front N5  LPT-1 Rear N6  LPT-2 Front N7  LPT-2 Rear N8  Generator Front N9  Generator Rear N10  Exciter Front N11  Exciter Rear N12
  • 45.
    TG LUBE OILSYSTEM • DC Lube oil pump 1 No. Equipment Capacity (m3 /hr) Head (Ksc) AC Lube oil pump 300 4.3 DC Lube oil pump 250 2.0 • NRV & Isolation valve in each Lube oil pump discharge line • Oil first goes to duplex filter instead of cooler • Coolers Bypass line with isolating valve • Hydraulic Pressure control valve maintains the pressure at the center shaft level at 1.2 Ksc • PCV Bypass with throttling orifice which provides lubrication even at fully closed control valve
  • 46.
    TG LUBE OILSYSTEM  Oil is first delivered to bearing brasses through emergency tanks located on bearing cap  Emergency tanks capacity in m3  N1 0.43  N2 0.35  N3 0.75  N4 0.44  N5 0.44  N6 0.44  N7 0.44  N8 0.44  N9 0.5  N10 0.44  N11 0.1  N12 0.1
  • 47.
    TG LUBE OILSYSTEM  Lube oil temperature control by control station in the ECW inlet line to Lube oil coolers  View glasses in the oil return line from each bearing  MOT Capacity 58 m3  Duplex filters fineness 25 µm  Provision is made for oil cleaning by delivering a portion of oil from the oil pressure pipe to the oil tank through the fine cleaning filter with fineness of 12-15 µm  Fresh oil is filled through the above filter only  Oil recirculation pump to purify the oil  Electrical oil heater of 152 KW capacity is provided for the preliminary oil warming in the lubrication oil tank before turbine start up by running the oil recirculation pump  Oil draining to Emergency lube oil tank in case of emergency with MOV
  • 48.
    TG LUBE OILSYSTEM  Oil trap at the suction of the vapor extractor fans  Oil trap drain to lubrication oil tank  Jacking oil pumps suction also given from lube oil discharge header after coolers & before control valve
  • 49.
    TG JACKING OILAND BARRING GEAR SYSTEM
  • 50.
    Barring gear &Jacking oil system  Automatic barring gear engagement at the rotor stop and barring gear disengaging at the start-up  High pressure oil supply for bearing inserts oil jacking  Barring speed 1.05 rpm  Motorized barring gear  Torque transfer from the barring gear motor to the turbine shaft is carried out via three stage reducer and free wheel clutch  Reduction gear first stage shaft end mounts special handle for hand barring  Normal source for jacking oil pumps suction is from lube oil pumps discharge header after coolers  JOP discharge pressure: 120 Ksc
  • 51.
    Barring Gear &Jacking oil system  Dozing devices at each bearing of the Turbine & Generator which contain strainer, NRV, orifice & isolation valve  Bearing jacking oil is supplied via separate lines for oil jacking of inserts of bearing no: 4-9  Stand-by bearing insert oil jacking pump is not provided as the system is designed to realize auxiliary functions at turbine start- up. If this pump does not start when it is required then also the turbine can be operated normally without any bearing damage and disturbance of turbine operation  Each bearing insert jacking oil line is equipped with orifice only  Both pumps cut in/cut out is 1500/1500  Barring gear cut in/cut out is 1500/1500
  • 52.
    Barring Gear &Jacking oil system  Bearing Insert Oil Jacking Pump is started automatically, if the rotor neck displacement becomes more than 0.1 mm relative to the insert of any of bearings No. 4,…9 provided that the oil pressure to rotor jacking is higher than 45 kg/cm2 or the turbine rotor rotational speed is higher than 1500 rpm  Pump is stopped automatically, with time delay of 30 seconds, if the rotor neck displacement is less than 0.1 mm relative to the insert of bearings No. 4-9
  • 53.
  • 54.
    GENERATOR SEAL OILSYSTEM  Seal oil pumps suction from MOT  No Hydrogen side seal oil pump  Pumps re-circulation line directly to MOT  Coolers bypass valve  Magnetic filters 2 No. (1W+1SB)  NRV in the seal oil line after filters  DPR  DPR bypass manual control valve
  • 55.
    GENERATOR SEAL OILSYSTEM  Damper tanks 2 No.: 1 for TE & 2 for EE, designed for oil supply to front and back generator shaft seals with drop, specified by the height of damper tank installation, and also to seal at short-time interruption in oil supply, at the moment of automatic transfer from working pump to standby and at generator runback with generator shaft seal pumps switched off  View glasses in return oil lines  Float hydraulic seal functions as SOT  Hydraulic seal overflows in to return oil header  No SOST  Provision of trap upstream of fans  Fans suction is from return oil header
  • 56.
    GENERATOR STATOR WATERCOOLING SYSTEM
  • 57.
    STATOR WATER COOLINGSYSTEM  Water tank not on the generator  Ejector to make vacuum over the water tank to prevent air ingress  Ejector cooling by auxiliary cooling water  Air venting of Generator through Gas trap connected from winding inlet and outlet headers  Gas trap to determine hydrogen present which will be extracted from trap cap to gas analyzer  Coolers bypass valve  Ion exchanger-1 contains anion & cat ion in H-OH form to maintain conductivity  Ion exchanger-2 contains anion & cat ion in Na-OH form to maintain Ph if it decreases below 8  Ion exchanger-1 first will be put in to service for reducing dissolved oxygen below 5.0 µs/cm and then it will be put out of service. Then Ion exchanger-2 will be put in to service to increase the Ph value. If conductivity increases above 12.5 µs/cm, Ion exchanger-2 to be stopped
  • 58.
    STATOR WATER COOLINGSYSTEM  Control valves at the inlet of individual Ion exchanger circuits  DM water flow through ion exchanger is 1.5 to 2.0 m  No NAOH dozing system  Ion exchangers separate bypass lines  Mechanical filter at the inlet of Ion exchanger circuit  Dissolved oxygen analyzer & Ph analyzer  Winding inlet valve for flow adjustment  Winding outlet valve for pressure adjustment  Normal make up from DM make up line & emergency make up line from CST  Filter in the common make up line  Control station in the common make up line
  • 59.
  • 60.
    GENERATOR GAS SUPPLYSYSTEM  Two Hydrogen manifolds to connect 16 cylinders each  Direct acting Pressure regulator installed on cylinder connecting line to Manifold header to reduce the Hydrogen pressure from 175 Ksc to 10 Ksc  Total Pressure regulators 32  Safety valve on each manifold header which operates when the Hydrogen pressure in the manifold exceeds 10.5 Ksc  MOV & NRV in each manifold header  Three CO2 manifolds to connect 17 cylinders each  Each manifold header contains MOV, NRV & Isolation valve  MOV with manual bypass valve at the inlet of CO2 heater  CO2 heater is steam heated  Steam source is from auxiliary steam system  Steam parameters: 15 Ksc & 210 0 C  MOV in the steam inlet line  Steam exhaust will go to FWSV Dish flash tank  Manifold header pressure is 175-20 Ksc  Control station with Pressure regulator provided D/S of heater to maintain a pressure of 2.0- 2.2 Ksc with manual bypass valve  SV installed D/S of pressure regulator operates if the pr > 5.0 Ksc  Capacity of one cylinder 50 lit
  • 61.
    GENERATOR GAS SUPPLYSYSTEM  One Hydrogen manifold is in operation under normal operating conditions  If the pr decreases below < 10 Ksc, an alarm will come and operator connects the standby manifold and disconnects the first manifold  Two CO2 manifolds are in operation under normal operating conditions  If the pr decreases below < 20 Ksc, an alarm will come and operator connects the standby manifold and disconnects the first manifold  Provision is given for emergency removal of hydrogen from generator itself by providing a line with one manual isolating valve & 2 No. MOV
  • 62.
    FLASH TANKS  DRAINSFROM THE TURBINE AND STEAM LINES ARE REMOVED TO TWO HP DRAIN FLASH TANKS - A (10MAL10BB001) AND B (10MAL20BB001) AND ONE LP DRAIN FLASH TANK (10MAL30BB001)  BOTH THE HP FLASH TANKS ARE HAVING A CAPACITY OF 2.6m3 . LP DRAIN FLASH TANK IS ALSO HAVING A CAPACITY OF 2.6m3.
  • 63.
    CONDENSER  Design LMZ Design CW Flow 64000 m3 /hr  Vacuum 77 mm Hg (abs) at 33 0 C 89 mm Hg (abs) at 36 0 C  No. of passes 1  Total no. of tubes 22.225 (OD)x0.71 (t) - 29920 22.225 (OD)x1.00 (t) - 2080  Tube material ASTM A-249 TP 304  Rated TTD 3.40 C  DT of CW 100 C
  • 64.
    CONDENSATE EXTRACTION PUMP Design flow rate 238.75 Kg/s  Discharge pressure 32.15 Ksc  Shut off head 395 m  Pump speed 1480 rpm  Power input 972.3 KW  No. of stages 6  Type of first stage impeller double entry  Depth 7.43 m
  • 65.
    DE-AERATOR  Design Pressure13 Ksc  No. of trays 896  Spray valves 132  Design temp for D/A 395 0 C  Design temp for FST 250 0 C
  • 66.
    DRIP PUMP  Designflow rate 324.509 TPH  Discharge pressure 43 ata  Shut off head 306.7 m  Pump speed 1486 rpm  Power input 310.1 KW  No. of stages 5  Type of first stage impeller centrifugal, single entry  Depth 1090 mm
  • 67.
    MDBFP  Pump flow769.950 TPH  Suction temp 186.2 0 C  BP Suction pr. 14.05 ata  BFP Suction pr. 21.01 ata  BFP Discharge pr.335.78 ata  BFP Discharge temp. 187.9 0 C  BP Discharge pr. 22.01 ata  Shut off head 4830 m  BFP Speed 6275 rpm  BP Speed 1490 rpm  Normal R/C flow 220 TPH  HC Rated O/P Speed 6505 rpm  Outer casing type barrel  No. of stages 7  BFP warm up flow15 TPH
  • 68.
    TDBFP  Pump flow1283.14 TPH  Suction temp 186.2 0C  BP Suction pr. 14.10 ata  BFP Suction pr. 28.24 ata  BFP Discharge pr. 335.83 ata  BFP Discharge temp. 187.8 0C  BP Discharge pr. 29.06 ata  Shut off head 4580 m  BFP Speed 4678 rpm  BP Speed 2098 rpm  Normal R/C flow 365 TPH  HC Rated O/P Speed 6505 rpm  Outer casing type barrel  No. of stages 7  BFP warm up flow 20 TPH
  • 69.
  • 70.
    GOVERNING SYSTEM  PARTSOF GOVERNING SYSTEM  Hydraulic Accumulator (HA)  Remote switch (RS)  Lubrication system pressure relay (LSPR)  Trip Gear (TG)  Stop valve (SV)  Governor valve 1 (GV1)  Governor valve 2 (GV2)  Cut off pilot valve (COPV)  Electro mechanical converter (EMC)  Electro mechanical converter position transducer (ECPT)  Electronic control part (ECP)  Servo motor (S)  Governor valves position transducer (GVPT)
  • 71.
    TDBFP TURBINE  Numberof stages 9  Casing Split  Steam admission Dual  Steam pressure at inlet 20.82 ata  Steam temperature at inlet 469 0 C  Turbine operating speed 4678 rpm  Steam consumption 61.4 TPH  Steam pressure at exhaust 0.128 ata  Turning gear speed 15 rpm  Type of governing system Electro-Hydraulic  Over speed type trip Centrifugal + electrical  JOP Not required  Lube oil tank capacity 10.97 m3  Lube oil Same as main turbine
  • 72.
    TDBFP CONDENSER  CWflow 3000 TPH  Vacuum in the condenser 0.128 Ksc (abs)  Total no. of tubes 3312  Tube OD and thickness 22.225x1.06 mm  No. of water passes 2  Tube material ASTM A-249 TP321
  • 73.
  • 74.
  • 75.
  • 76.
  • 77.
    ACW SYSTEM  Suctionheader is from all the 4 CW inlet lines to condensers  MOV at Suction header from CW line  MOV at SCS inlet  MOV at PHE inlet & outlet  Supply to  Ejector of Stator water cooling system  TDBFP vacuum pumps (4 No.)  Main turbine vacuum pumps (1 No. extra)  MOV at return header to CW line
  • 78.
  • 79.
  • 80.
  • 81.
  • 82.
  • 83.
  • 84.
  • 85.
  • 86.
    LP DOZING &OXY TREATMENT SYSTEM
  • 87.
  • 88.