Aniruddh Singh ShekhawatAniruddh Singh Shekhawat
Umbhrat
Daman
Mumbai
Vasai
Hazira
Vadodara
N
Arabian
Sea
Panna
Mukta
Tapti
36”
42”
Process Flow
Gas to
HBJ Line
Consumers
Gas to Local
LPG
NAPHTHA
SULPHUR
SKO
C F U
Gas
Terminal
L P G
G S U G D U D P D
CWU
KRU
S R U
Fractionation of Associated Sour
Condensate to Produce LPG &
NGL
Condensate Fractionation Unit
Removal of H2S by
Selective Absorption in
Methyl Di-ethanol Amine.
Gas Sweetening Unit
ATF &DIESEL
Fractionation of NGL to
produce Kerosene &
Aromatic Rich Naptha
Kerosene Recovery Unit
Production of LPG &
NAPHTHA
from Sweet Gas by
Cryogenic Process
LPG Recovery Unit
Removal of Moisture by
Absorption in Tri-ethylene
Glycol
Gas Dehydration Unit
Removal of Liquid
Hydrocarbon to make it
suitable for transportation
through 2300 Km. long HBJ
pipe line.
Dew Point Depression Unit
To receive & Separate
Sour Gas & Associated
Condensate from Offshore
Gas TerminalConversion of Hydrogen
Sulphide to Elemental
Sulphur for
Environmental Protection
Sulphur Recovery Unit
Sour Gas
Sour Cond
LPG
ARN
Multi-Component
Distillation
Drying
ChillingDryingFeed Gas
DPD
Condensate
LPG PLANT HGPC HAZIRALPG PLANT HGPC HAZIRA
Liquid
Gas HP LEAN GAS
LP LEAN GAS
FEED/PRODUCTFEED/PRODUCT
LPG Plant
Sweet Gas
FROM GSU
Sweet Gas
FROM GSU
Condensate
FROM DPD
Condensate
FROM DPD
LP Lean
Gas
LP Lean
Gas
FUEL GAS
LPG
HP LEAN GAS
ARN
PROPANE
WHAT IS LPGWHAT IS LPG??
• LPG is an abbreviation forLPG is an abbreviation for ''LiquifiedLiquified
Petroleum GasPetroleum Gas ''
• This is a general description of PropaneThis is a general description of Propane
(chemical formula(chemical formula CC33HH88) and Butane) and Butane
(chemical formula(chemical formula CC44HH1010), either stored), either stored
separately or together as a mix.separately or together as a mix.
FEED COMPOSITIONFEED COMPOSITION
LPG UNITLPG UNIT
COMPONENT
FEED
GAS
CONDANESAT
E
  MOLE % MOLE %
CO2 5.34 3.07
C1 80.72 24.29
C2 7.03 11.37
C3 4.2 19.17
iC4 0.86 7.69
nC4 1.06 11.48
iC5 0.29 4.71
nC5 0.33 5.1
C6 0.18 7.5
C7 0 4.1
C8 0 1.14
C9 0 0.3
Gas Rcpt Gas Dryer
C
O
L
D
B
O
X
SEP-1 SEP-II
LEF
Column
LPG
Column
DPD COND
REGENERA
TION
SYSTEM
HP LEAN
GAS
Main
Exp -
Comp
Lean Gas
Comp
Propane
Column
REFRIGER
ATION
SYSTEM
SWEET
GAS
LPG to
Storage
ARN to
Storage
FUEL
GAS
LEF O/H
Exp-Comp
BLOCK DIAGRAM - LPG
To Cold Box
Ex LEF
O/H Exp-
Comp
Liquid dryer
LP GAS
C3
SECTIONS OF LPG UNITSECTIONS OF LPG UNIT
*HP GAS SECTION
*LIQUID SECTION
*COLUMN SECTION
*LP GAS & DRYER REGENERATION
*REFRIGERATION SYSTEM
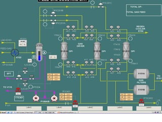
V 101
GAS
DRYER
D101
A/B
X101A/B
GAS FILTERS
EX
EK101
A/B
K 103
A/B
CW
CW
PV 104
COLD BOX
E 101
E 103
A/B
E 102
A/B
E 122
PV 001
PV 002
PV 603
REGN
REGN
V 102
V 104
V 103
COMP
TO
CONDANSATE
SURGE DRUM
GAS
FROM
GSU
FROM V105
TO LEF COLUMN
HP GAS SECTION
HPGAS
TO WRBC
COM
P
P108A/B
COND. SURGE
DRUM
V 115
X 102 A/B
LIQUID
DRYERS
D 102
A/B
P 108 A/B
E 115
STEAM
P 106
A/B/C
FROM FEED
GAS KOD
TO FEED
GAS
HEADER
REGENERATION
OUTLET
REGENERATION
INLET
TO LEF COLUMN
CONDENSATE
FROM DPD
X103
LIQUID SECTION
UNDERSTANDING COLUMN
REBOILER
CONDENSER
RECTIFICATION
STRIPPING
FEE
D
REFLUX PRODUCT
PRODUCT
V-111
V-112
V 108
V 109LEFCOLUMN
C 101
LPGCOLUMN
NAPTHA
E
109
E 110
CW
P 101
A/B
P 102
A/B
LV1001
CW
E 108
FV1002
FV903
1
REFRIGERATION
E106
LP GAS
LP STEAM
E107
DPD CONDENSATE
FROM SEP.-I
FROM SEP.-II
CONDENSATE
FV902
V112
MP STEAM
CONDENSATE
LPG
TO
PROPANE
COLUMN
C102
FLARE P
V
1
0
0
1
A
/
B
PIC1001A/B
FV1102
COLUMN SECTION
V 110
P 104 A/B
E 111
P103A/B
V-112
E
112
V113
LPG
E 113
CW
6
CONDENSATE
LLP
STEAM
26
FEED
AS LPG
LPG
PROPANE
PROPANECOLUMN
C 103
PROPANE COLUMN
CW
LP GAS TO K’CO
TO HP LEAN GAS HDR
V
106
V
107
E 104
CW
K 104 A/B
RESIDUE GAS
COMPRESSOR
E 105
CW
PV 802
PV 803
EXP COMP
EK 102
PV801
E 123
FURNACE
F 101
GAS
DRYER
D101
A/B
LIQUID
DRYERS
D 102
A/B
REGENERATION
INLET
TO
E101
V 105 FROM
E101
FROM LEF TOP
(V108 )
GAS IN
GAS OUT
LIQUID IN
LIQUID OUT
FIC 401
FIC 402
HIC 401
LP GAS & DRYER REGENERATION
EX
EK101A/B
COMP
PR. – 55 Kg/cm2
TEMP- - 300
C
PR. – 28.5 Kg/cm2
TEMP- - 540
C
PR. – 35 Kg/cm2
TEMP- 450
C
PR. – 28.5 Kg/cm2
TEMP- 280
C
Iso –Enthalpic vs Iso- Entropic Process
CONSTANT PR.
LINESCONSTANT
ENTHALPY LINES
H1
H2
H3
P1
P3P2
T
E
M
P
E N T R O P Y
TA
TB
TC
TA -
TC
Ex.COMP. TA - TB
JT V/V TA -TC
TIC 1202
ACCUMULATOR
V117
K105
V118
E106
V119 V120
x
xE118 A/ B
HIC1201
HIC1203
HIC 1202
FIC 1201
FIC 1202
TIC
1201
LIC 1202
LIC 1201
E119 E120
QUENC
H
QUENC
H
REFRIGERATION SYSTEM FOR
LEF TOP CONDENSER E106
LPG SPECIFICATION
*DENSITY AT 15 0
C (g/ml) 0.54
*RVP AT 65 0
C (kg/cm2
) 10.0 (min.)
16.87 (max)
*VOLATILITY FOR 95% 0
C +2 (max)
BY VOLU.
*COPPER STRIPP (01 H r. AT 38 0
C) NOT WORSE
CORROSION THAN 1 (a) ASTM
* TOTAL VOLATILE SULPHUR 0.02 % (max)
DESIGN CAPACITYDESIGN CAPACITY
MaterialMaterial Design capacityDesign capacity
Gas feedGas feed 5.00 MMNCMD5.00 MMNCMD
DPD condensateDPD condensate 960 M3 /Day960 M3 /Day
LPGLPG 660 TPD660 TPD
ARNARN 306TPD306TPD
HP Lean gasHP Lean gas 4.22 MMNCMD4.22 MMNCMD
LP Lean GasLP Lean Gas 0.54 MMNCMD0.54 MMNCMD
FEATURES OF LPG UNIT,FEATURES OF LPG UNIT,
HAZIRAHAZIRA Gas based plant – handles liquid from DPD unit also.Gas based plant – handles liquid from DPD unit also.
 Processes involve production and utilization of veryProcesses involve production and utilization of very
low temperatures.low temperatures.
 Water poses severe problem of gas hydrateWater poses severe problem of gas hydrate
formation at low temperatures ,hence the natural gasformation at low temperatures ,hence the natural gas
is dried in Gas Driers to reduce the moisture contentis dried in Gas Driers to reduce the moisture content
up to 2 ppm level before processing in LPG plant.up to 2 ppm level before processing in LPG plant.
 Isentropic expansion of gas through turbo expanderIsentropic expansion of gas through turbo expander
lowers the gas temperature up to –54lowers the gas temperature up to –5400
C.C.
 Refrigeration thus produced is utilised in the coldRefrigeration thus produced is utilised in the cold
box, the heart of the plant and the condensed liquidbox, the heart of the plant and the condensed liquid
is separated out.is separated out.
 Liquids from separators along with condensate fromLiquids from separators along with condensate from
DPD is distilled in two columns to produce LPG &DPD is distilled in two columns to produce LPG &
NaphthaNaphtha
LNG
• LNG is usually transported by cryogenic ships. With advancement in
technology, the size of LNG carrying ships have increased over years.
Currently, vessels have capacities of about 138 to 145,000 m3 and
designs are underway for capacities of upto 200,000 m3 and more.
• LNG tankers are double-hulled ships, specially designed and
insulated to prevent leakage or rupture in an accident. LNG is stored
in a special containment system within the inner hull where it is kept
at atmospheric pressure and below –161°C
• A typical LNG carrier measures about 900 feet in length , 140 feet
width and costs about $160 million.
• From April 2004 commercial supply of re-gasified LNG started from
the 5 MMTPA Dahej terminal of Petronet LNG Ltd. Currently many
companies are both PSUs and private companies have proposals to
import LNG though various ports in the country.
NATURAL GASNATURAL GAS
 What is the distinction between CNG, PNG & LNG
CNG is natural gas compressed to a pressure of 200 –
250 kg/cm2 to enhance the vehicle on-board storage
capacity. Thus this compressed form of natural gas is
used as a fuel for transportation purposes.
PNG is Piped Natural Gas supplied homes and
establishments. PNG installations contain only a limited
quantity of natural gas a low pressure and is much safer
compared to LPG which is stored in a cylinder.
LNG is liquefied Natural gas cooled to a temperature of
below –161°C. It does not contain any other impurities
such as oil, particulates, H2S or Oxygen.
NATURAL GAS
• What is Natural Gas?
A naturally occurring mixture of hydrocarbon and non-
hydrocarbon gas found in porous geological formations
beneath the earth’s surface often in association with oil –
the principal constituent being Methane
• What is LNG?
Liquefied Natural Gas (LNG) is natural gas that has been
cooled to the point that it condenses to a liquid which
occurs at a temperature of about –161°C at atmospheric
pressure. Liquefaction reduces the volume by
approximately 600 times, thus making it more economical
for transportation
Comparison of Various ProcessesComparison of Various Processes
PropanePropane
RefrigerationRefrigeration
J – T ExpansionJ – T Expansion Expasion in Turbo-Expasion in Turbo-
ExpanderExpander
 Different fromDifferent from
other twoother two
processes. Externalprocesses. External
media propanemedia propane
cools the gas.cools the gas.
 Pressure drop inPressure drop in
this process isthis process is
minimum.minimum.
 Gas shrinkage rateGas shrinkage rate
is 14.33 %is 14.33 %
 CC44 recovery is 87recovery is 87
%.%.
 Iso-enthalpic process.Iso-enthalpic process.
 Lesser amount of coolingLesser amount of cooling
than iso-entropic expansionthan iso-entropic expansion
over the same pressure drop.over the same pressure drop.
 High pressure drop,henceHigh pressure drop,hence
high power requirement forhigh power requirement for
recompression of lean gas forrecompression of lean gas for
transportation to consumerstransportation to consumers
results in high operating cost.results in high operating cost.
 Gas shrinkage rate is 8.77Gas shrinkage rate is 8.77
%.%.
 CC44 recovery is 79.83 %.recovery is 79.83 %.
 Iso-entropic process.Iso-entropic process.
 Results in largerResults in larger
amount of cooling thanamount of cooling than
iso-enthalpic processiso-enthalpic process
over the same pressureover the same pressure
difference.difference.
 The work producedThe work produced
during expansion isduring expansion is
conserved and utilized forconserved and utilized for
compression of the leancompression of the lean
gas, thus makes it highlygas, thus makes it highly
energy efficient.energy efficient.
 Gas shrinkage rate isGas shrinkage rate is
14.71 %.14.71 %.
 CC44 recovery % is 94.recovery % is 94.

LPG.PPT

  • 1.
  • 2.
  • 3.
    Process Flow Gas to HBJLine Consumers Gas to Local LPG NAPHTHA SULPHUR SKO C F U Gas Terminal L P G G S U G D U D P D CWU KRU S R U Fractionation of Associated Sour Condensate to Produce LPG & NGL Condensate Fractionation Unit Removal of H2S by Selective Absorption in Methyl Di-ethanol Amine. Gas Sweetening Unit ATF &DIESEL Fractionation of NGL to produce Kerosene & Aromatic Rich Naptha Kerosene Recovery Unit Production of LPG & NAPHTHA from Sweet Gas by Cryogenic Process LPG Recovery Unit Removal of Moisture by Absorption in Tri-ethylene Glycol Gas Dehydration Unit Removal of Liquid Hydrocarbon to make it suitable for transportation through 2300 Km. long HBJ pipe line. Dew Point Depression Unit To receive & Separate Sour Gas & Associated Condensate from Offshore Gas TerminalConversion of Hydrogen Sulphide to Elemental Sulphur for Environmental Protection Sulphur Recovery Unit Sour Gas Sour Cond
  • 4.
    LPG ARN Multi-Component Distillation Drying ChillingDryingFeed Gas DPD Condensate LPG PLANTHGPC HAZIRALPG PLANT HGPC HAZIRA Liquid Gas HP LEAN GAS LP LEAN GAS
  • 5.
    FEED/PRODUCTFEED/PRODUCT LPG Plant Sweet Gas FROMGSU Sweet Gas FROM GSU Condensate FROM DPD Condensate FROM DPD LP Lean Gas LP Lean Gas FUEL GAS LPG HP LEAN GAS ARN PROPANE
  • 6.
    WHAT IS LPGWHATIS LPG?? • LPG is an abbreviation forLPG is an abbreviation for ''LiquifiedLiquified Petroleum GasPetroleum Gas '' • This is a general description of PropaneThis is a general description of Propane (chemical formula(chemical formula CC33HH88) and Butane) and Butane (chemical formula(chemical formula CC44HH1010), either stored), either stored separately or together as a mix.separately or together as a mix.
  • 7.
    FEED COMPOSITIONFEED COMPOSITION LPGUNITLPG UNIT COMPONENT FEED GAS CONDANESAT E   MOLE % MOLE % CO2 5.34 3.07 C1 80.72 24.29 C2 7.03 11.37 C3 4.2 19.17 iC4 0.86 7.69 nC4 1.06 11.48 iC5 0.29 4.71 nC5 0.33 5.1 C6 0.18 7.5 C7 0 4.1 C8 0 1.14 C9 0 0.3
  • 8.
    Gas Rcpt GasDryer C O L D B O X SEP-1 SEP-II LEF Column LPG Column DPD COND REGENERA TION SYSTEM HP LEAN GAS Main Exp - Comp Lean Gas Comp Propane Column REFRIGER ATION SYSTEM SWEET GAS LPG to Storage ARN to Storage FUEL GAS LEF O/H Exp-Comp BLOCK DIAGRAM - LPG To Cold Box Ex LEF O/H Exp- Comp Liquid dryer LP GAS C3
  • 9.
    SECTIONS OF LPGUNITSECTIONS OF LPG UNIT *HP GAS SECTION *LIQUID SECTION *COLUMN SECTION *LP GAS & DRYER REGENERATION *REFRIGERATION SYSTEM
  • 10.
    V 101 GAS DRYER D101 A/B X101A/B GAS FILTERS EX EK101 A/B K103 A/B CW CW PV 104 COLD BOX E 101 E 103 A/B E 102 A/B E 122 PV 001 PV 002 PV 603 REGN REGN V 102 V 104 V 103 COMP TO CONDANSATE SURGE DRUM GAS FROM GSU FROM V105 TO LEF COLUMN HP GAS SECTION HPGAS TO WRBC COM P P108A/B
  • 11.
    COND. SURGE DRUM V 115 X102 A/B LIQUID DRYERS D 102 A/B P 108 A/B E 115 STEAM P 106 A/B/C FROM FEED GAS KOD TO FEED GAS HEADER REGENERATION OUTLET REGENERATION INLET TO LEF COLUMN CONDENSATE FROM DPD X103 LIQUID SECTION
  • 12.
  • 13.
    V-111 V-112 V 108 V 109LEFCOLUMN C101 LPGCOLUMN NAPTHA E 109 E 110 CW P 101 A/B P 102 A/B LV1001 CW E 108 FV1002 FV903 1 REFRIGERATION E106 LP GAS LP STEAM E107 DPD CONDENSATE FROM SEP.-I FROM SEP.-II CONDENSATE FV902 V112 MP STEAM CONDENSATE LPG TO PROPANE COLUMN C102 FLARE P V 1 0 0 1 A / B PIC1001A/B FV1102 COLUMN SECTION
  • 14.
    V 110 P 104A/B E 111 P103A/B V-112 E 112 V113 LPG E 113 CW 6 CONDENSATE LLP STEAM 26 FEED AS LPG LPG PROPANE PROPANECOLUMN C 103 PROPANE COLUMN CW
  • 15.
    LP GAS TOK’CO TO HP LEAN GAS HDR V 106 V 107 E 104 CW K 104 A/B RESIDUE GAS COMPRESSOR E 105 CW PV 802 PV 803 EXP COMP EK 102 PV801 E 123 FURNACE F 101 GAS DRYER D101 A/B LIQUID DRYERS D 102 A/B REGENERATION INLET TO E101 V 105 FROM E101 FROM LEF TOP (V108 ) GAS IN GAS OUT LIQUID IN LIQUID OUT FIC 401 FIC 402 HIC 401 LP GAS & DRYER REGENERATION
  • 16.
    EX EK101A/B COMP PR. – 55Kg/cm2 TEMP- - 300 C PR. – 28.5 Kg/cm2 TEMP- - 540 C PR. – 35 Kg/cm2 TEMP- 450 C PR. – 28.5 Kg/cm2 TEMP- 280 C
  • 17.
    Iso –Enthalpic vsIso- Entropic Process CONSTANT PR. LINESCONSTANT ENTHALPY LINES H1 H2 H3 P1 P3P2 T E M P E N T R O P Y TA TB TC TA - TC Ex.COMP. TA - TB JT V/V TA -TC
  • 18.
    TIC 1202 ACCUMULATOR V117 K105 V118 E106 V119 V120 x xE118A/ B HIC1201 HIC1203 HIC 1202 FIC 1201 FIC 1202 TIC 1201 LIC 1202 LIC 1201 E119 E120 QUENC H QUENC H REFRIGERATION SYSTEM FOR LEF TOP CONDENSER E106
  • 19.
    LPG SPECIFICATION *DENSITY AT15 0 C (g/ml) 0.54 *RVP AT 65 0 C (kg/cm2 ) 10.0 (min.) 16.87 (max) *VOLATILITY FOR 95% 0 C +2 (max) BY VOLU. *COPPER STRIPP (01 H r. AT 38 0 C) NOT WORSE CORROSION THAN 1 (a) ASTM * TOTAL VOLATILE SULPHUR 0.02 % (max)
  • 20.
    DESIGN CAPACITYDESIGN CAPACITY MaterialMaterialDesign capacityDesign capacity Gas feedGas feed 5.00 MMNCMD5.00 MMNCMD DPD condensateDPD condensate 960 M3 /Day960 M3 /Day LPGLPG 660 TPD660 TPD ARNARN 306TPD306TPD HP Lean gasHP Lean gas 4.22 MMNCMD4.22 MMNCMD LP Lean GasLP Lean Gas 0.54 MMNCMD0.54 MMNCMD
  • 21.
    FEATURES OF LPGUNIT,FEATURES OF LPG UNIT, HAZIRAHAZIRA Gas based plant – handles liquid from DPD unit also.Gas based plant – handles liquid from DPD unit also.  Processes involve production and utilization of veryProcesses involve production and utilization of very low temperatures.low temperatures.  Water poses severe problem of gas hydrateWater poses severe problem of gas hydrate formation at low temperatures ,hence the natural gasformation at low temperatures ,hence the natural gas is dried in Gas Driers to reduce the moisture contentis dried in Gas Driers to reduce the moisture content up to 2 ppm level before processing in LPG plant.up to 2 ppm level before processing in LPG plant.  Isentropic expansion of gas through turbo expanderIsentropic expansion of gas through turbo expander lowers the gas temperature up to –54lowers the gas temperature up to –5400 C.C.  Refrigeration thus produced is utilised in the coldRefrigeration thus produced is utilised in the cold box, the heart of the plant and the condensed liquidbox, the heart of the plant and the condensed liquid is separated out.is separated out.  Liquids from separators along with condensate fromLiquids from separators along with condensate from DPD is distilled in two columns to produce LPG &DPD is distilled in two columns to produce LPG & NaphthaNaphtha
  • 25.
    LNG • LNG isusually transported by cryogenic ships. With advancement in technology, the size of LNG carrying ships have increased over years. Currently, vessels have capacities of about 138 to 145,000 m3 and designs are underway for capacities of upto 200,000 m3 and more. • LNG tankers are double-hulled ships, specially designed and insulated to prevent leakage or rupture in an accident. LNG is stored in a special containment system within the inner hull where it is kept at atmospheric pressure and below –161°C • A typical LNG carrier measures about 900 feet in length , 140 feet width and costs about $160 million. • From April 2004 commercial supply of re-gasified LNG started from the 5 MMTPA Dahej terminal of Petronet LNG Ltd. Currently many companies are both PSUs and private companies have proposals to import LNG though various ports in the country.
  • 26.
    NATURAL GASNATURAL GAS What is the distinction between CNG, PNG & LNG CNG is natural gas compressed to a pressure of 200 – 250 kg/cm2 to enhance the vehicle on-board storage capacity. Thus this compressed form of natural gas is used as a fuel for transportation purposes. PNG is Piped Natural Gas supplied homes and establishments. PNG installations contain only a limited quantity of natural gas a low pressure and is much safer compared to LPG which is stored in a cylinder. LNG is liquefied Natural gas cooled to a temperature of below –161°C. It does not contain any other impurities such as oil, particulates, H2S or Oxygen.
  • 27.
    NATURAL GAS • Whatis Natural Gas? A naturally occurring mixture of hydrocarbon and non- hydrocarbon gas found in porous geological formations beneath the earth’s surface often in association with oil – the principal constituent being Methane • What is LNG? Liquefied Natural Gas (LNG) is natural gas that has been cooled to the point that it condenses to a liquid which occurs at a temperature of about –161°C at atmospheric pressure. Liquefaction reduces the volume by approximately 600 times, thus making it more economical for transportation
  • 28.
    Comparison of VariousProcessesComparison of Various Processes PropanePropane RefrigerationRefrigeration J – T ExpansionJ – T Expansion Expasion in Turbo-Expasion in Turbo- ExpanderExpander  Different fromDifferent from other twoother two processes. Externalprocesses. External media propanemedia propane cools the gas.cools the gas.  Pressure drop inPressure drop in this process isthis process is minimum.minimum.  Gas shrinkage rateGas shrinkage rate is 14.33 %is 14.33 %  CC44 recovery is 87recovery is 87 %.%.  Iso-enthalpic process.Iso-enthalpic process.  Lesser amount of coolingLesser amount of cooling than iso-entropic expansionthan iso-entropic expansion over the same pressure drop.over the same pressure drop.  High pressure drop,henceHigh pressure drop,hence high power requirement forhigh power requirement for recompression of lean gas forrecompression of lean gas for transportation to consumerstransportation to consumers results in high operating cost.results in high operating cost.  Gas shrinkage rate is 8.77Gas shrinkage rate is 8.77 %.%.  CC44 recovery is 79.83 %.recovery is 79.83 %.  Iso-entropic process.Iso-entropic process.  Results in largerResults in larger amount of cooling thanamount of cooling than iso-enthalpic processiso-enthalpic process over the same pressureover the same pressure difference.difference.  The work producedThe work produced during expansion isduring expansion is conserved and utilized forconserved and utilized for compression of the leancompression of the lean gas, thus makes it highlygas, thus makes it highly energy efficient.energy efficient.  Gas shrinkage rate isGas shrinkage rate is 14.71 %.14.71 %.  CC44 recovery % is 94.recovery % is 94.