Follow us:
Watch the full session:
https://youtu.be/IhwiESvFaxg
More resources at:
devscope.net/poweron
Power BI & AI Builder:
Descubra como melhorar as suas
análises com o Power BI
Rui Quintino
AI & Analytics Strategy Advisor
rui.quintino@devscope.net
+351 223 751 350
devscope.net
Rui Quintino
5
Como maximizar as capacidades de analisar e
entregar informação através do Power BI...
Usando todo o potencial da Power Platform +
capacidades de Inteligência Artificial
Agenda
Microsoft Power Platform
Power BI
Business analytics
Power Apps
Application development
Power Automate
Process automation
Power Virtual Agents
Intelligent virtual agents
Low-Code platform to analyze data, build solutions, automate processes, and create virtual agents.
Adapt. Now more than ever.
Common
Data Service
Data
connectors AI Builder
Power Apps
Turn ideas into
organizational solutions by
enabling everyone to build
custom apps that solve
business challenges.
Craft forms and screens
in a visual designer that
helps you see exactly
what you’ll get
Take advantage
of device capabilities
like cameras, GPS,
and digital ink
Extend the capabilities
of connected data
sources, or focus just on
the bits you need
Build business logic
into your apps with
an Excel-inspired
expression language
Get apps to your team when and where
they’re needed, whether that’s on the web,
iOS or Android—no app store required.
Publish apps instantly
for web and mobile
Power Automate
Boost business
productivity to get more
done by giving everyone
the ability to automate
organizational processes.
Create, run, and manage automated workflows between your favorite apps and services – even when you're on the go!
Create new flows
Monitor flow activity
Power Automate Mobile & Devices
Work less and do more, from anywhere
Get push notifications
Grant approvals
Discover buttons Use button widgets
Power Virtual Agents
Easily build chatbots to
engage
conversationally with
your customers and
employees—no
coding required.
Covid19 Tracking Center​
Centro Hospitalar Gaia Espinho
the results…
Demo: Apps + Automate + Power BI
Microsoft Power Platform
Power BI
Business analytics
Power Apps
Application development
Power Automate
Process automation
Power Virtual Agents
Intelligent virtual agents
Low-Code platform to analyze data, build solutions, automate processes, and create virtual agents.
Adapt. Now more than ever.
Common
Data Service
Data
connectors AI Builder
Built-in connectivity to 275+ cloud services,
content services, databases, APIs, etc.
Seamless hybrid connectivity to on-premises
systems via the on-premises data gateway.
Develop and register custom connectors
as a building block for citizen developers.
Connect data silos by using multiple data
sources in a single application.
Why external data (Connectors)?
What is the Common Data Service ?
Common Data Service:
What’s in the box
Jobs
Calculated &
Rollup fields
Business
Rules
Data
validation
Duplicate
Detection
Plugins
Workflows
Catalog
and discovery
Modelling
Reporting
Common Data
Model
Relational
databases
Files and
blobs
Log files
Semi-structured
data
Search and
Find data
Data lake
Eventing
Webhooks
Data export
Connecting the Common Data Service to Power BI
New TDS/SQL support for CDS (read-only)
Power Platform: Connectors vs Common Data Service
Client Connectors Common Data Service
Power Apps (Canvas) Yes Yes
Power Apps (Model) No Yes
Power Portals No Yes
Flows Yes Yes
AI Builder No Yes
PowerBI Yes (*) Yes
Enables ISVs to build solutions at scale
CDM enables machine understanding of
data semantics. Foundation for OOB AI:
Customer Insights, AI Builder, etc.
CDM unifies data in a well-known schema
with semantic consistency, with business
transactional domains, industry verticals,
observational data, and computed insights
Common Data Service / Dynamics, Power BI
dataflows, Office Graph, and Azure Synapse
natively speak CDM metadata model.
Partner solutions include Informatica
Open Data Initiative (consortium-driven)
to bridge data silos from broader ecosystems
Microsoft Power Platform
Power BI
Business analytics
Power Apps
Application development
Power Automate
Process automation
Power Virtual Agents
Intelligent virtual agents
Low-Code platform to analyze data, build solutions, automate processes, and create virtual agents.
Adapt. Now more than ever.
Common
Data Service
Data
connectors AI Builder
AI must be
democratized to
accelerate digital
transformation
Apps + AI
Automated/Augmented
Business users
Paper-based
Manual
Experts
App-based
Digital
Business users
we are
here
Introducing AI Builder.
AI for every app. And everyone.
AI Builder
AI capability from within the Power Platform (Apps, Automate & CDS)
Business card reader​
Pull contact information from business cards, store this information in
your database, and import it into your CRM system.
Sentiment analysis (preview)
Detect positive, negative, neutral and mixed sentiment in social media,
customer reviews or any text data you want to analyze.
Key phrase extraction (preview)
Extract the main points and key phrases in text documents.
Language detection (preview)
Use this model to identify the predominant language of a text
document.
Text recognition (preview)
Extract embedded printed and handwritten text from documents and
images into machine-readable character streams.
Receipt recognition (soon/June 202)
Prebuilt models
Prediction
Use your database and this AI model to determine the
likelihood of specific business outcomes.
Form Processing ​(preview)
Read, extract, and process data from scans, emails, PDFs, and
images.​
Object Detection (preview)
Build an AI model that recognizes and counts visual objects.​
​​Text Classification ​(preview)
Build an application that reviews, tags, and classifies large
volumes of text to track sentiment, improve customer
experiences, and mine valuable insights.​
Custom models
Demo: AI Builder + Apps + Automate
Power BI & AI Builder? (as of June 2020)
AI Builder
Common
Data Service
Power Apps
Power
Automate
Common
Data Service
Power BI
Connectors
Forms/Receipts
Images
Databases
Azure Cognitive
Services
Azure Machine
Learning
It’s easy to
get started…
powerbi.microsoft.com
flow.microsoft.com
powerapps.microsoft.com
https://aka.ms/EmpoweringYou
muito > obrigado
Rui Quintino
AI & Analytics Strategy Advisor
rui.quintino@devscope.net
+351 223 751 350
www.devscope.net
Follow us:
Watch the full session:
https://youtu.be/IhwiESvFaxg
More resources at:
devscope.net/poweron

Empowering you - Power BI, Power Platform & AI Builder

  • 1.
    Follow us: Watch thefull session: https://youtu.be/IhwiESvFaxg More resources at: devscope.net/poweron
  • 3.
    Power BI &AI Builder: Descubra como melhorar as suas análises com o Power BI Rui Quintino
  • 4.
    AI & AnalyticsStrategy Advisor rui.quintino@devscope.net +351 223 751 350 devscope.net Rui Quintino
  • 5.
    5 Como maximizar ascapacidades de analisar e entregar informação através do Power BI... Usando todo o potencial da Power Platform + capacidades de Inteligência Artificial Agenda
  • 12.
    Microsoft Power Platform PowerBI Business analytics Power Apps Application development Power Automate Process automation Power Virtual Agents Intelligent virtual agents Low-Code platform to analyze data, build solutions, automate processes, and create virtual agents. Adapt. Now more than ever. Common Data Service Data connectors AI Builder
  • 13.
    Power Apps Turn ideasinto organizational solutions by enabling everyone to build custom apps that solve business challenges.
  • 14.
    Craft forms andscreens in a visual designer that helps you see exactly what you’ll get Take advantage of device capabilities like cameras, GPS, and digital ink Extend the capabilities of connected data sources, or focus just on the bits you need Build business logic into your apps with an Excel-inspired expression language
  • 15.
    Get apps toyour team when and where they’re needed, whether that’s on the web, iOS or Android—no app store required. Publish apps instantly for web and mobile
  • 16.
    Power Automate Boost business productivityto get more done by giving everyone the ability to automate organizational processes.
  • 17.
    Create, run, andmanage automated workflows between your favorite apps and services – even when you're on the go! Create new flows Monitor flow activity Power Automate Mobile & Devices Work less and do more, from anywhere Get push notifications Grant approvals Discover buttons Use button widgets
  • 18.
    Power Virtual Agents Easilybuild chatbots to engage conversationally with your customers and employees—no coding required.
  • 19.
    Covid19 Tracking Center​ CentroHospitalar Gaia Espinho
  • 20.
  • 24.
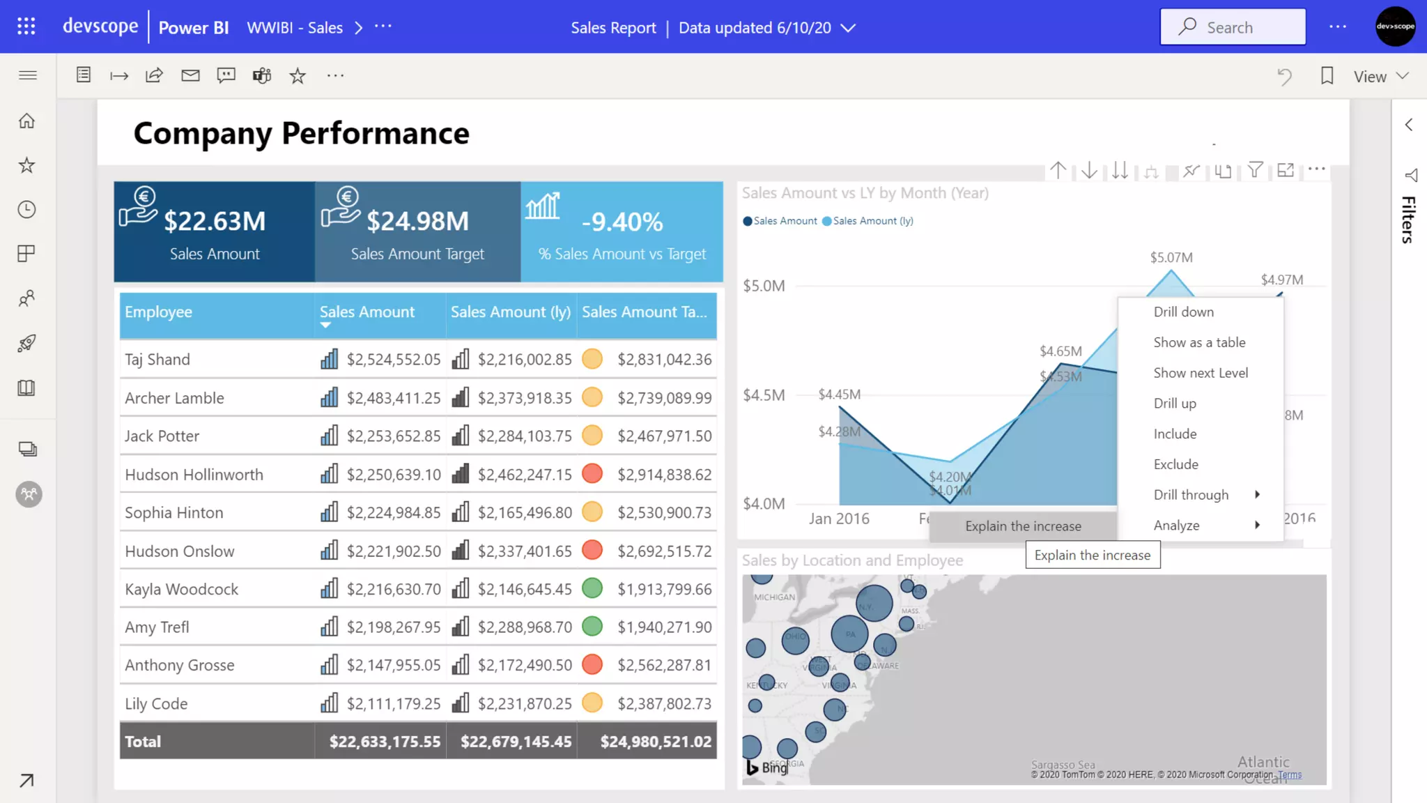
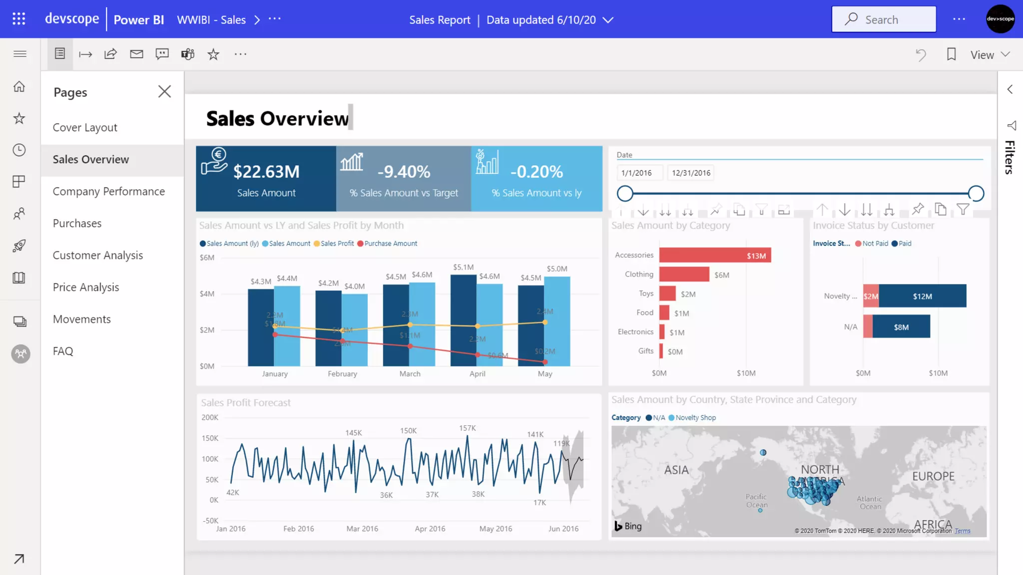
    Demo: Apps +Automate + Power BI
  • 25.
    Microsoft Power Platform PowerBI Business analytics Power Apps Application development Power Automate Process automation Power Virtual Agents Intelligent virtual agents Low-Code platform to analyze data, build solutions, automate processes, and create virtual agents. Adapt. Now more than ever. Common Data Service Data connectors AI Builder
  • 26.
    Built-in connectivity to275+ cloud services, content services, databases, APIs, etc. Seamless hybrid connectivity to on-premises systems via the on-premises data gateway. Develop and register custom connectors as a building block for citizen developers. Connect data silos by using multiple data sources in a single application. Why external data (Connectors)?
  • 28.
    What is theCommon Data Service ?
  • 31.
    Common Data Service: What’sin the box Jobs Calculated & Rollup fields Business Rules Data validation Duplicate Detection Plugins Workflows Catalog and discovery Modelling Reporting Common Data Model Relational databases Files and blobs Log files Semi-structured data Search and Find data Data lake Eventing Webhooks Data export
  • 32.
    Connecting the CommonData Service to Power BI
  • 34.
    New TDS/SQL supportfor CDS (read-only)
  • 36.
    Power Platform: Connectorsvs Common Data Service Client Connectors Common Data Service Power Apps (Canvas) Yes Yes Power Apps (Model) No Yes Power Portals No Yes Flows Yes Yes AI Builder No Yes PowerBI Yes (*) Yes
  • 37.
    Enables ISVs tobuild solutions at scale CDM enables machine understanding of data semantics. Foundation for OOB AI: Customer Insights, AI Builder, etc. CDM unifies data in a well-known schema with semantic consistency, with business transactional domains, industry verticals, observational data, and computed insights Common Data Service / Dynamics, Power BI dataflows, Office Graph, and Azure Synapse natively speak CDM metadata model. Partner solutions include Informatica Open Data Initiative (consortium-driven) to bridge data silos from broader ecosystems
  • 38.
    Microsoft Power Platform PowerBI Business analytics Power Apps Application development Power Automate Process automation Power Virtual Agents Intelligent virtual agents Low-Code platform to analyze data, build solutions, automate processes, and create virtual agents. Adapt. Now more than ever. Common Data Service Data connectors AI Builder
  • 39.
    AI must be democratizedto accelerate digital transformation Apps + AI Automated/Augmented Business users Paper-based Manual Experts App-based Digital Business users we are here
  • 40.
    Introducing AI Builder. AIfor every app. And everyone.
  • 41.
    AI Builder AI capabilityfrom within the Power Platform (Apps, Automate & CDS)
  • 42.
    Business card reader​ Pullcontact information from business cards, store this information in your database, and import it into your CRM system. Sentiment analysis (preview) Detect positive, negative, neutral and mixed sentiment in social media, customer reviews or any text data you want to analyze. Key phrase extraction (preview) Extract the main points and key phrases in text documents. Language detection (preview) Use this model to identify the predominant language of a text document. Text recognition (preview) Extract embedded printed and handwritten text from documents and images into machine-readable character streams. Receipt recognition (soon/June 202) Prebuilt models
  • 43.
    Prediction Use your databaseand this AI model to determine the likelihood of specific business outcomes. Form Processing ​(preview) Read, extract, and process data from scans, emails, PDFs, and images.​ Object Detection (preview) Build an AI model that recognizes and counts visual objects.​ ​​Text Classification ​(preview) Build an application that reviews, tags, and classifies large volumes of text to track sentiment, improve customer experiences, and mine valuable insights.​ Custom models
  • 44.
    Demo: AI Builder+ Apps + Automate
  • 45.
    Power BI &AI Builder? (as of June 2020) AI Builder Common Data Service Power Apps Power Automate Common Data Service Power BI Connectors Forms/Receipts Images Databases Azure Cognitive Services Azure Machine Learning
  • 46.
    It’s easy to getstarted… powerbi.microsoft.com flow.microsoft.com powerapps.microsoft.com
  • 47.
  • 49.
    muito > obrigado RuiQuintino AI & Analytics Strategy Advisor rui.quintino@devscope.net +351 223 751 350 www.devscope.net
  • 50.
    Follow us: Watch thefull session: https://youtu.be/IhwiESvFaxg More resources at: devscope.net/poweron